SQL Servers
MSSQL Server performance metrics by Instances
This dashboard contains these sections:
- Database properties
- Quick Stats
- Database size
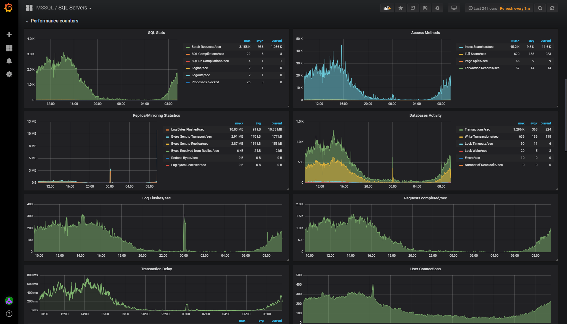
- Performance counters
- Memory break down
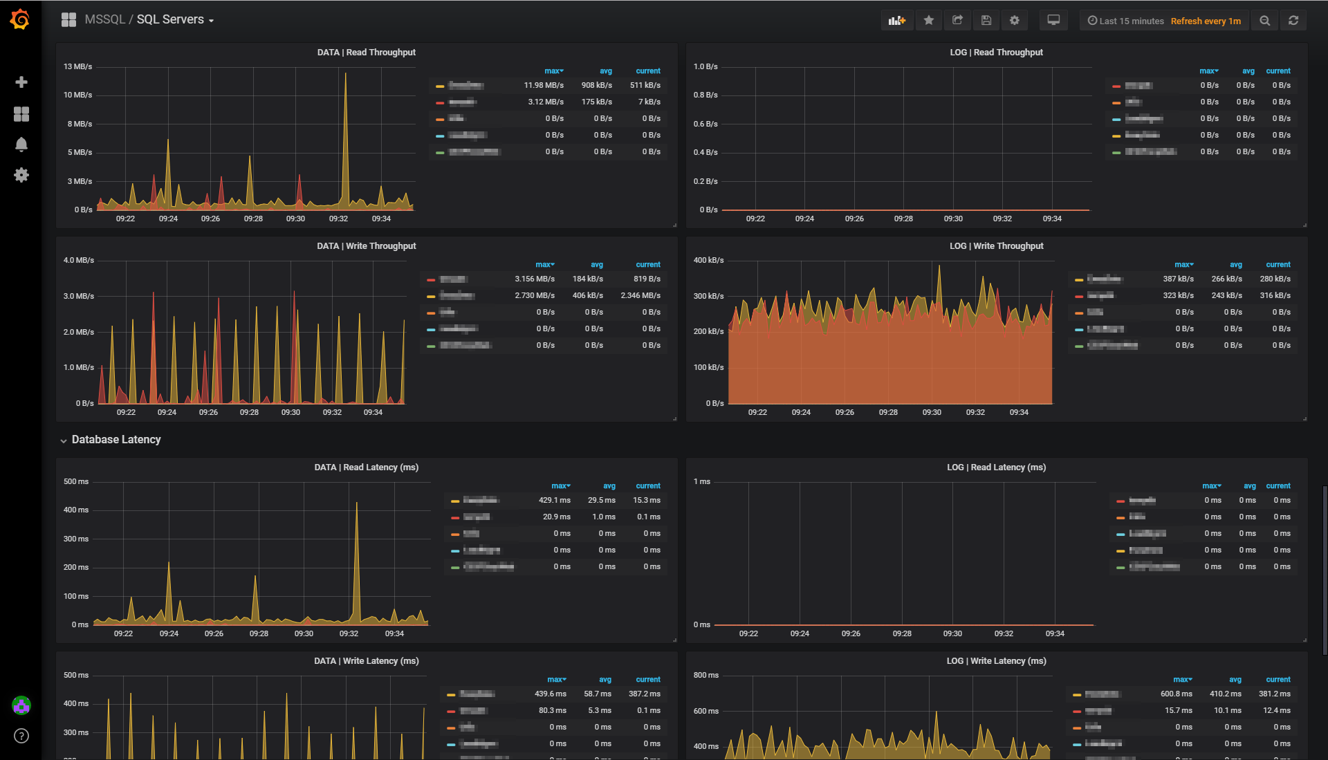
- Database I/O
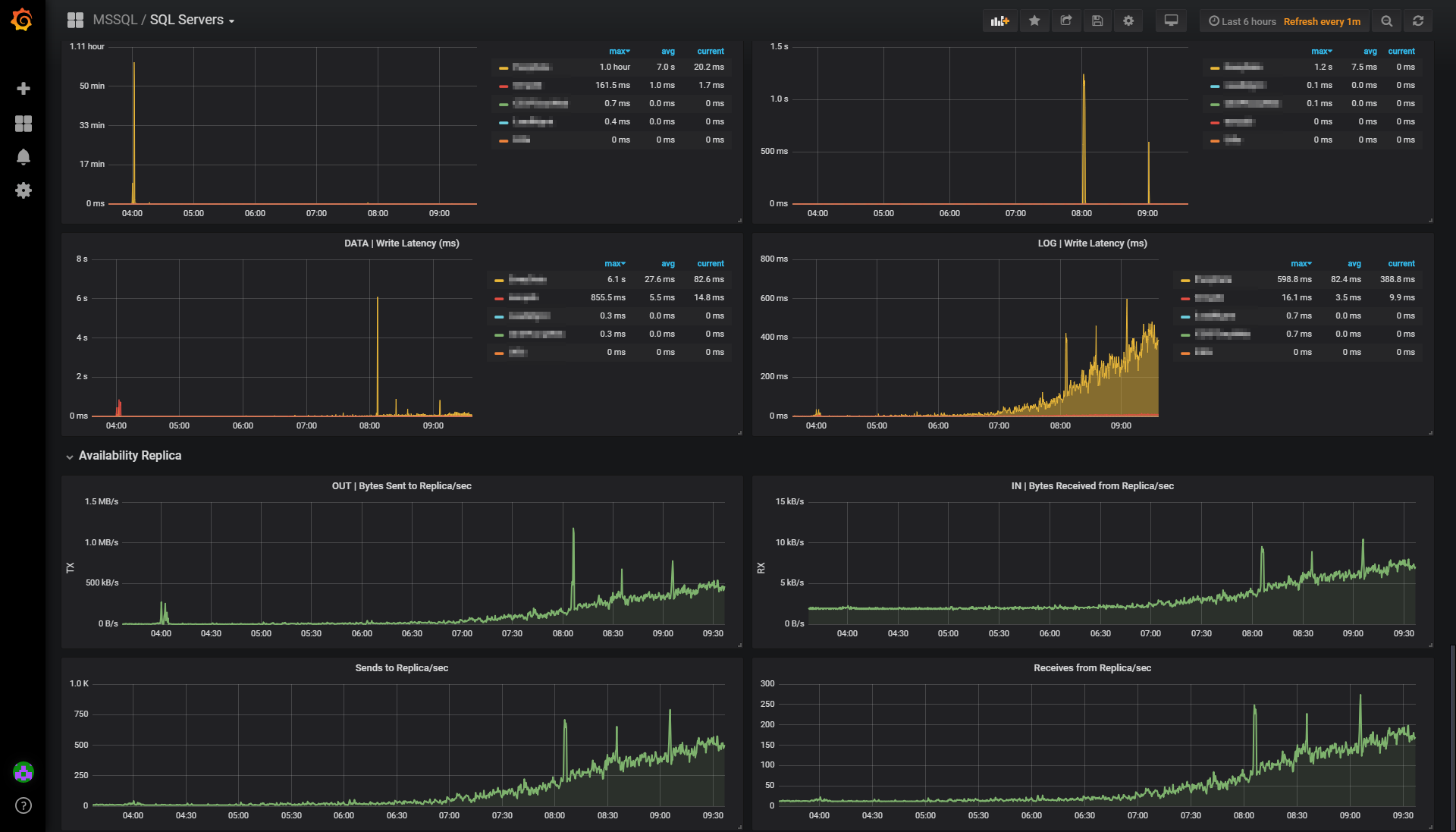
- Database Latency
- Availability Replica
Requires latest Telegraf version (1.9.0) For use with Telegraf “sqlserver” input, with “query_version = 2” https://github.com/influxdata/telegraf/tree/master/plugins/inputs/sqlserver
Created by Jonathan Rioux @ Staples Inc.
Data source config
Collector config:
Upload an updated version of an exported dashboard.json file from Grafana
| Revision | Description | Created | |
|---|---|---|---|
| Download |
