Ceph - CephFS
Ceph CephFS overview for official Ceph Prometheus plugin.
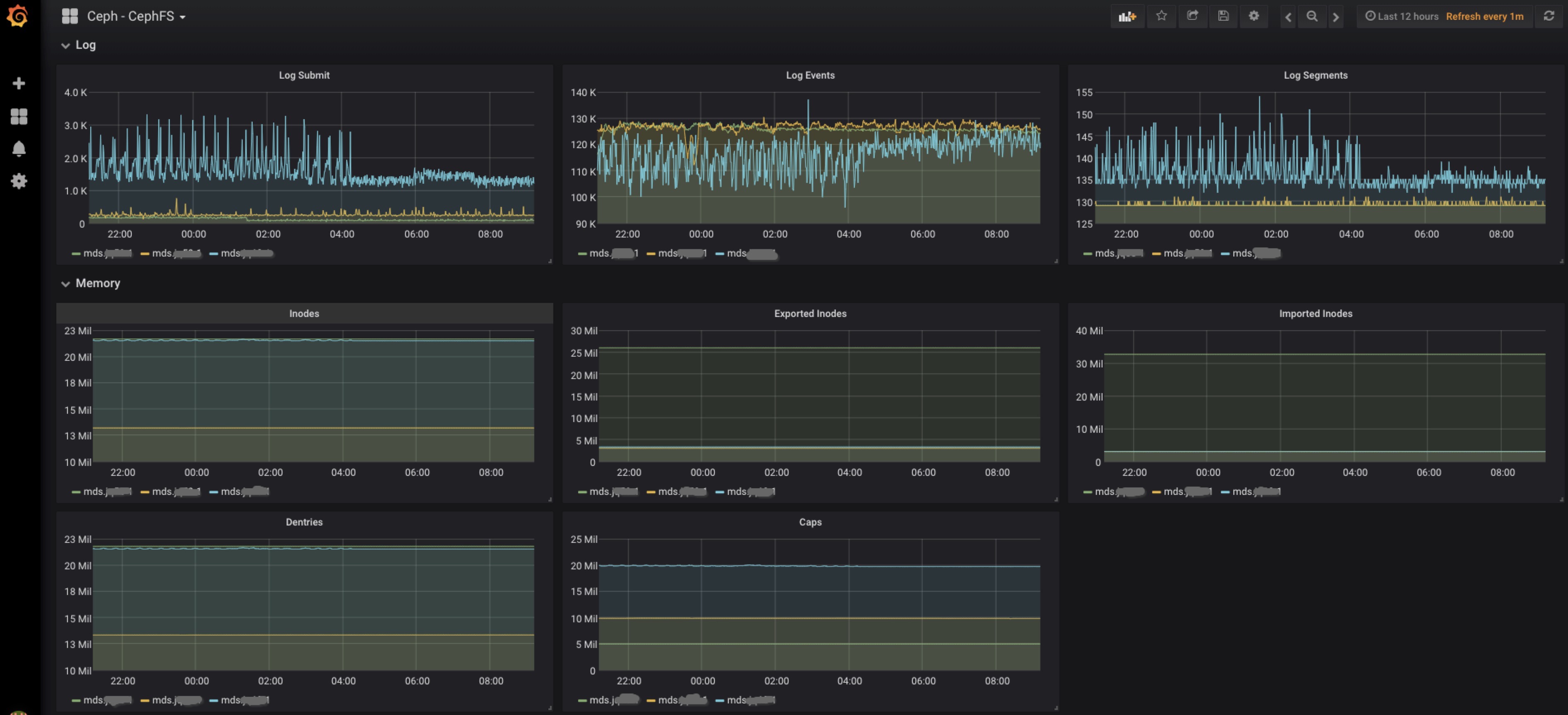
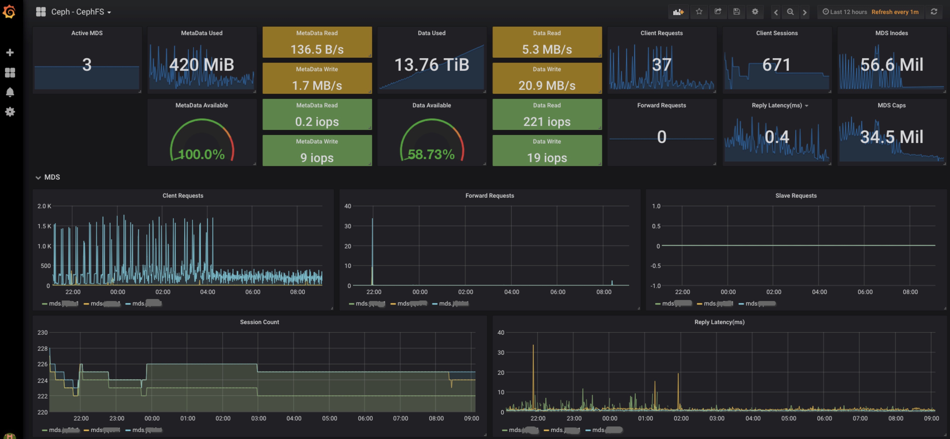
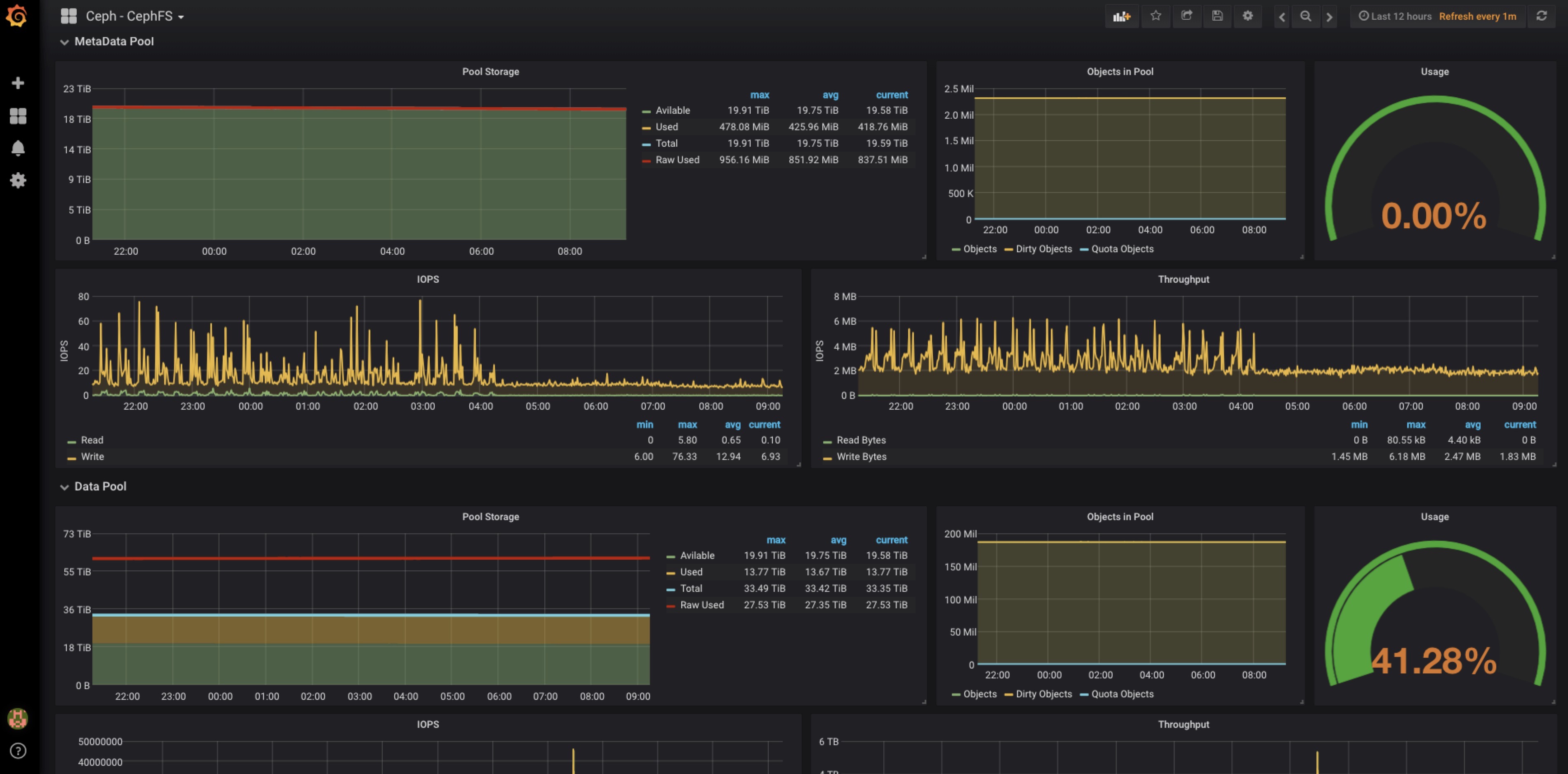
Profile Dashboard of CephFS.
Requests:
- Need Ceph Luminous+.
- Enable Ceph Prometheus module on Ceph cluster.
- Config Prometheus to collect Ceph Metrics from Ceph Mgr Prometheus Plugin.
Data source config
Collector config:
Upload an updated version of an exported dashboard.json file from Grafana
| Revision | Description | Created | |
|---|---|---|---|
| Download |
Ceph
Monitor Ceph with Grafana. Easily keep tabs on your cluster with Grafana Cloud's out-of-the-box monitoring solution.
Learn more