Hadoop-hdfs巡检

Hadoop-hdfs日常巡检

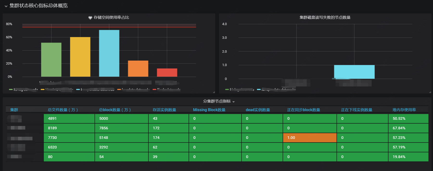
Hadoop-hdfs巡检 screenshot 1
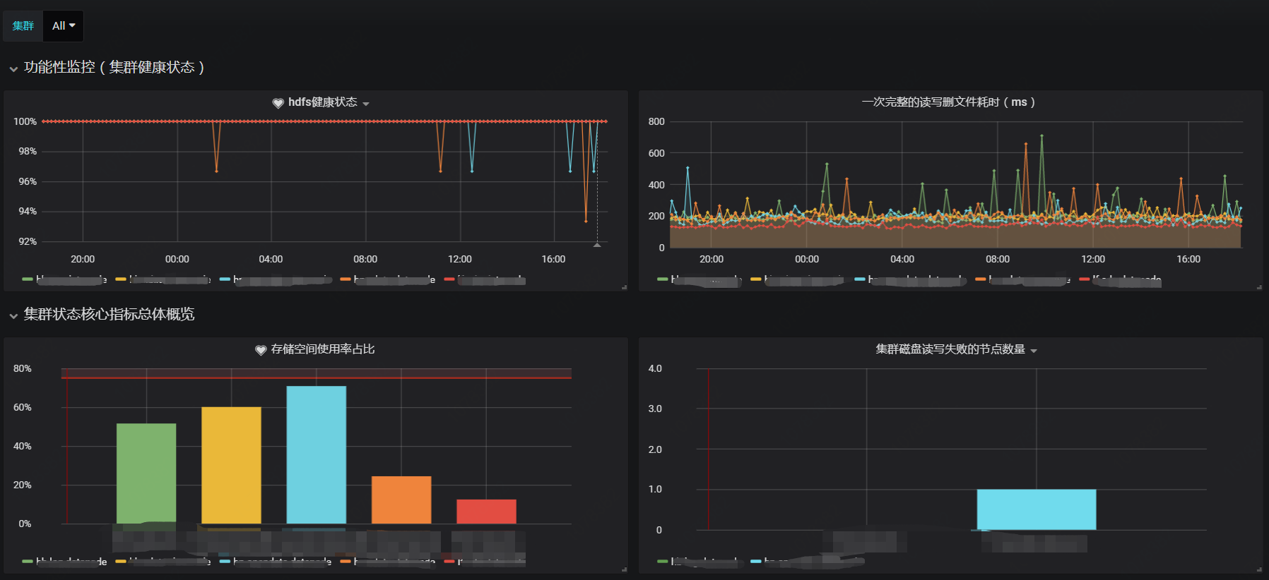
Hadoop-hdfs巡检 screenshot 2
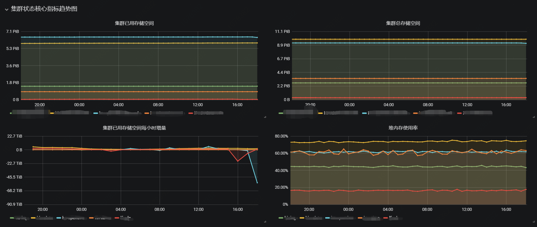
Hadoop-hdfs巡检 screenshot 3
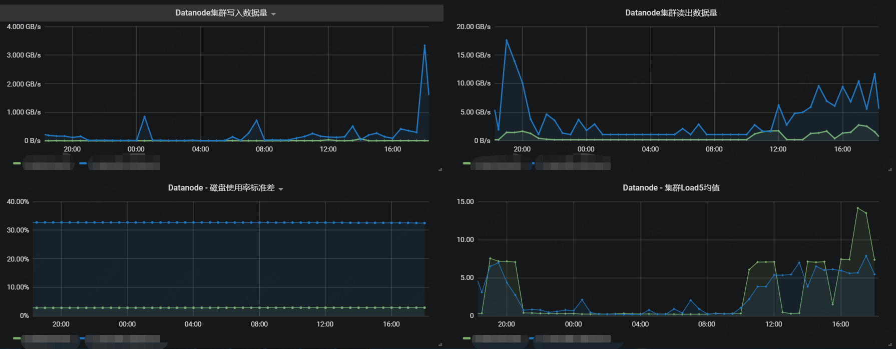
Hadoop-hdfs巡检 screenshot 4

Hadoop-hdfs巡检仪表盘,分为功能监控和核心指标监控,包含容量,流量,错误,延迟等核心指标,满足日常巡检需求

Revisions
RevisionDescriptionCreated
Apache Hadoop

Apache Hadoop

by Grafana Labs
Grafana Labs solution

Easily monitor your deployment of Apache Hadoop, the open source framework designed to process and store large amounts of data across distributed clusters of computers, with Grafana Cloud's out-of-the-box monitoring solution.

Learn more

Get this dashboard

Import the dashboard template

or

Download JSON

Datasource
Dependencies