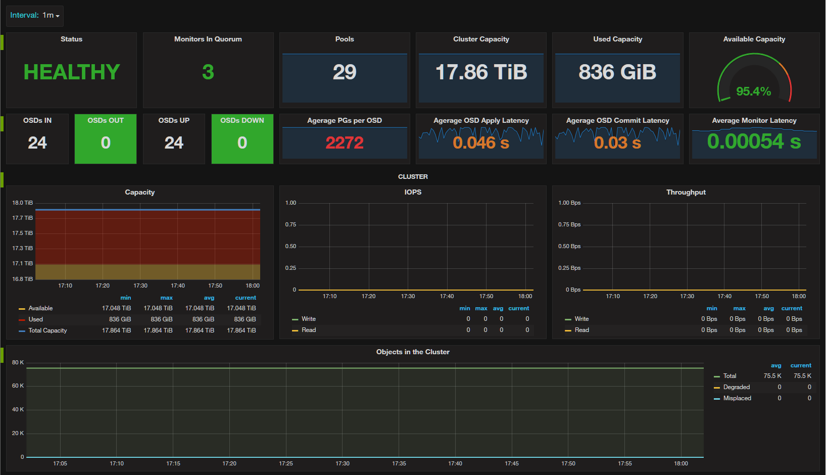
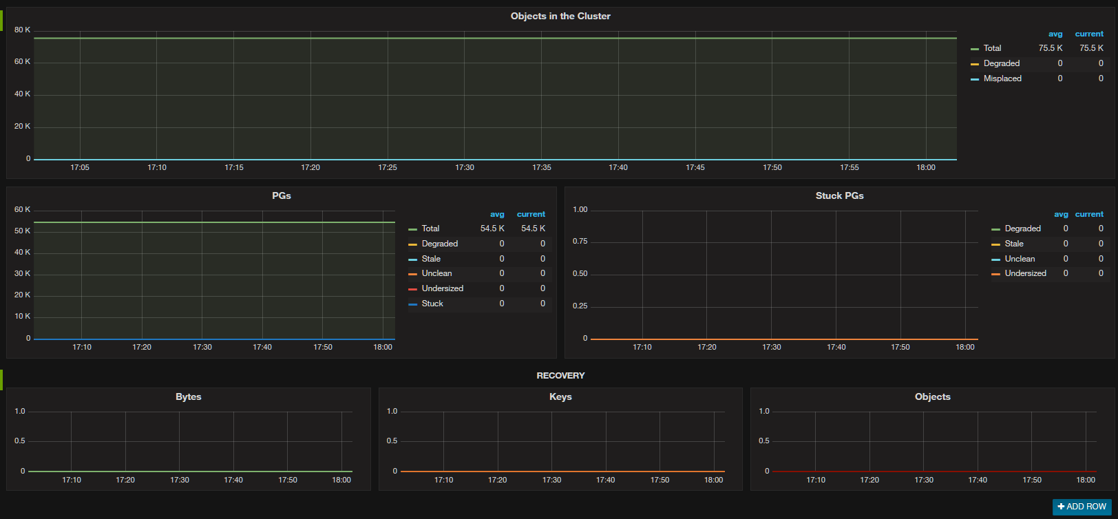
Ceph - Cluster
Ceph Cluster overview.
This requires deploying the link
Example job configuration:
- job_name: 'ceph-exporter'
static_configs:
- targets: ['172.17.0.1:9128']
labels:
alias: ceph-exporterData source config
Collector config:
Upload an updated version of an exported dashboard.json file from Grafana
| Revision | Description | Created | |
|---|---|---|---|
| Download |
Ceph
Monitor Ceph with Grafana. Easily keep tabs on your cluster with Grafana Cloud's out-of-the-box monitoring solution.
Learn more