Docker cExporter monitoring
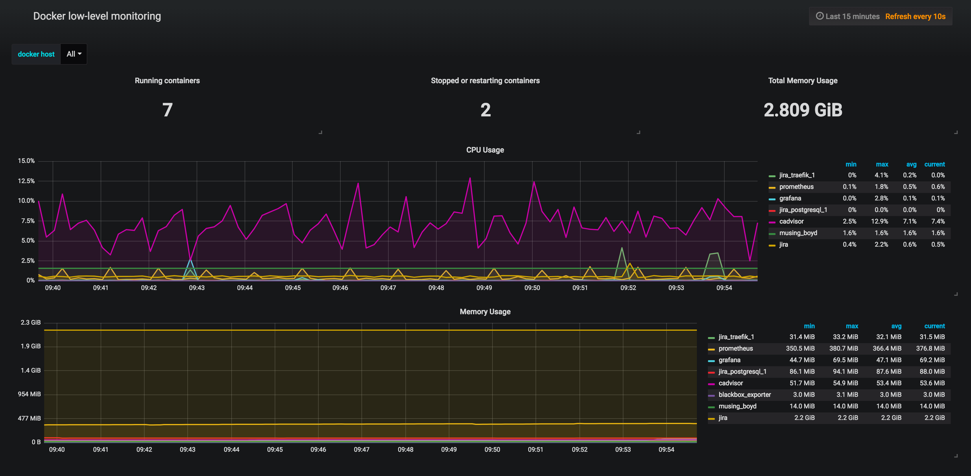
Docker monitoring with Prometheus and cExporter
Grafana dashboard for cExporter: https://github.com/CheerlessCloud/cexporter
Data source config
Collector type:
Collector plugins:
Collector config:
Revisions
Upload an updated version of an exported dashboard.json file from Grafana
| Revision | Description | Created | |
|---|---|---|---|
| Download |
Docker
Easily monitor Docker with Grafana Cloud's out-of-the-box monitoring solution.
Learn more