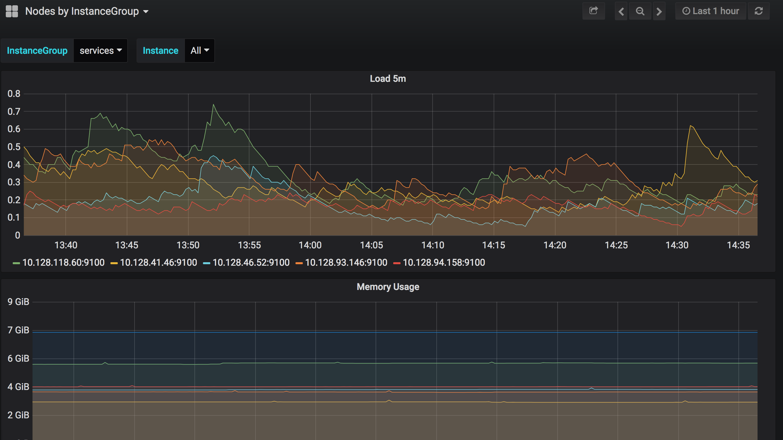
Kubernetes Nodes by InstanceGroup
Graph Load and Memory usage of nodes grouped by instance-group. This is useful for planning the usage of your instance-groups.
Data source config
Collector config:
Upload an updated version of an exported dashboard.json file from Grafana
| Revision | Description | Created | |
|---|---|---|---|
| Download |
Kubernetes
Monitor your Kubernetes deployment with prebuilt visualizations that allow you to drill down from a high-level cluster overview to pod-specific details in minutes.
Learn more