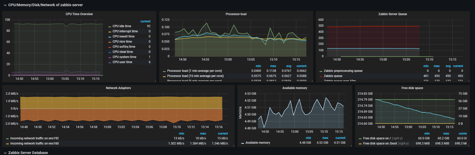
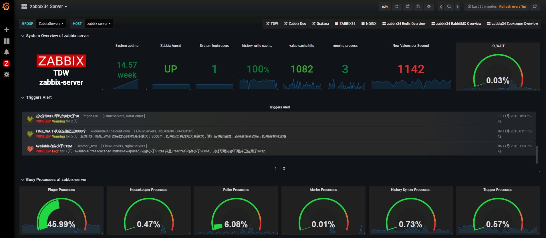
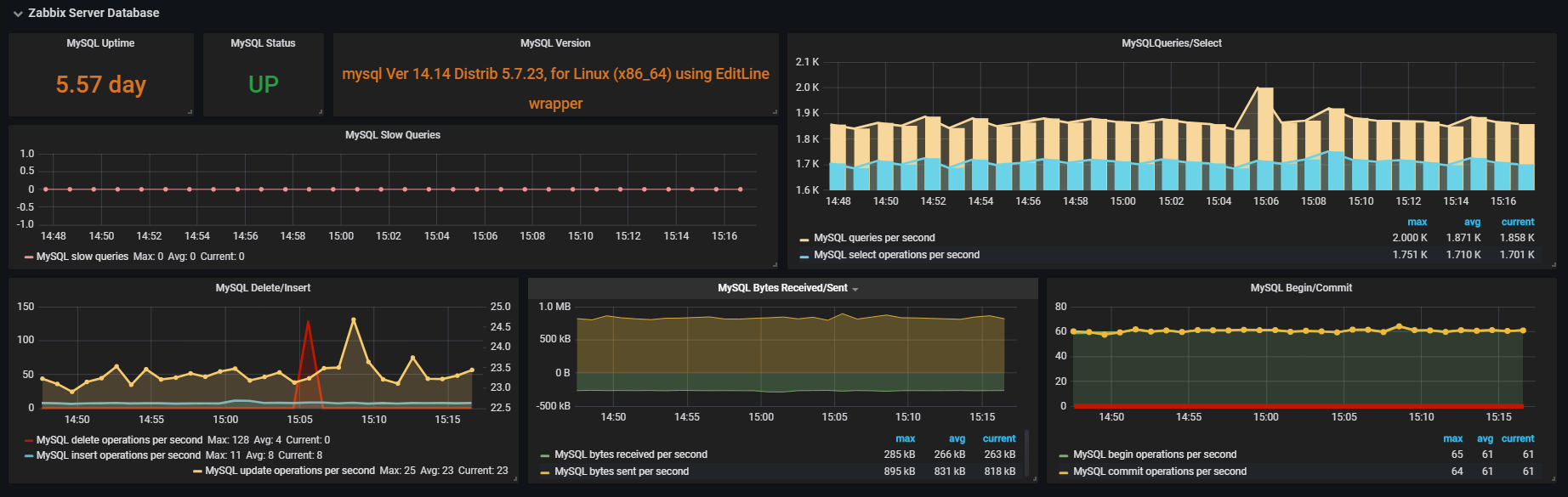
Zabbix Server Dashboard
Linux - Zabbix Server - Zabbix MySQL
zabbix server Required monitoring templates (both from zabbix): 1、Template App Zabbix Server 2、Template DB MySQL 3、Template OS Linux
Data source config
Collector config:
Upload an updated version of an exported dashboard.json file from Grafana
| Revision | Description | Created | |
|---|---|---|---|
| Download |
