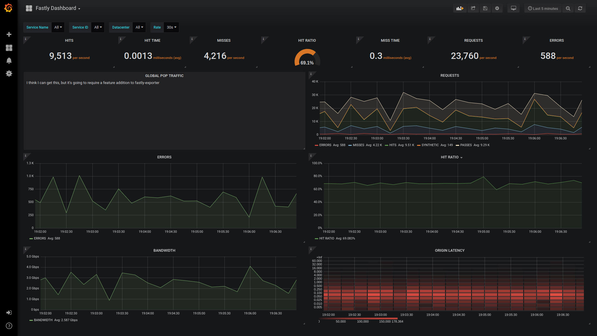
Fastly Dashboard
Recreating https://manage.fastly.com/dashboard/services/<service_id>/datacenters/all
Maintained as part of [https://github.com/peterbourgon/fastly-exporter] exporter in /compose/grafana/provisioning/dashboardsfile
Data source config
Collector config:
Upload an updated version of an exported dashboard.json file from Grafana
| Revision | Description | Created | |
|---|---|---|---|
| Download |
