Memcached Overview
Memcached Overview
Memcached Overview,Exporter: https://github.com/prometheus/memcached_exporter. Author: https://github.com/stulzq
Data source config
Collector config:
Upload an updated version of an exported dashboard.json file from Grafana
| Revision | Description | Created | |
|---|---|---|---|
| Download |
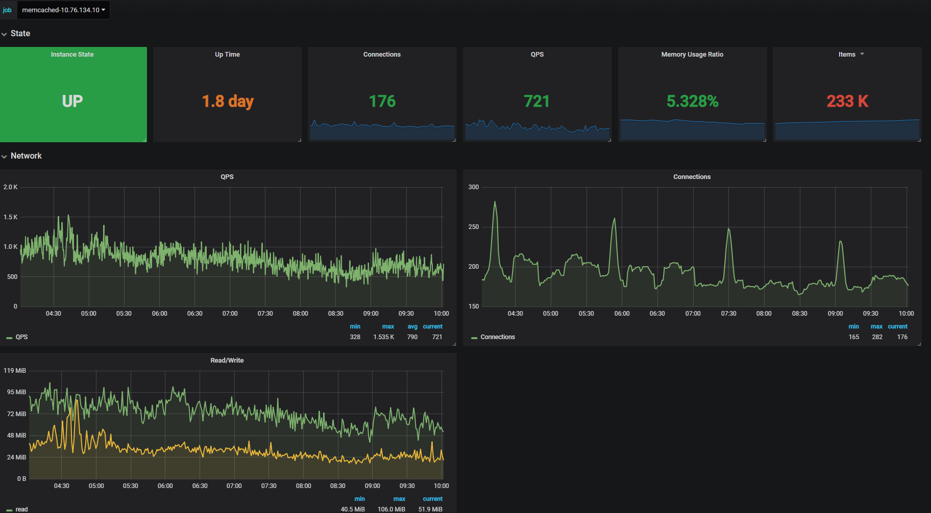
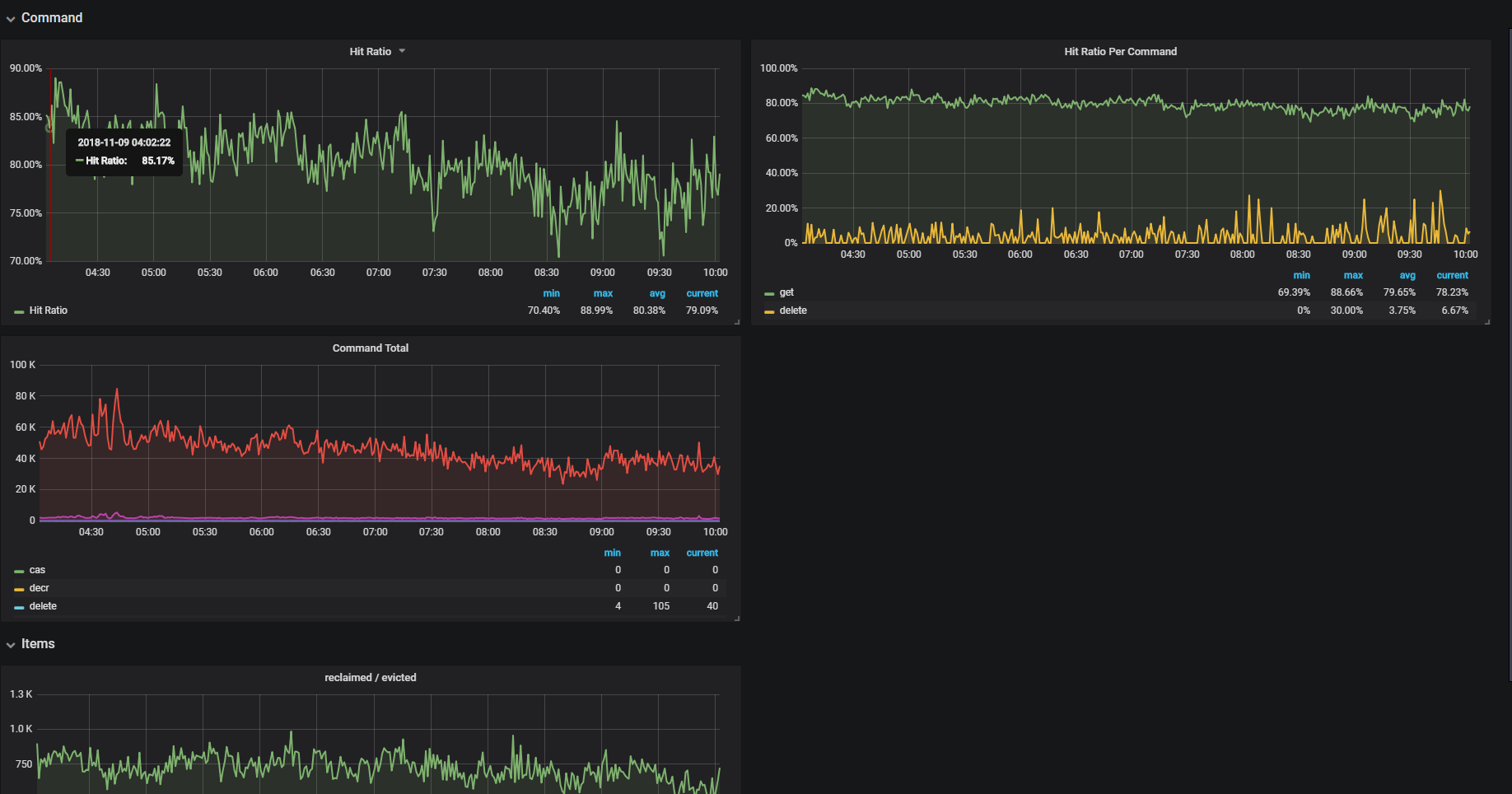
Memcached
Easily monitor Memcached, the distributed, in-memory key-value store, with Grafana Cloud's out-of-the-box monitoring solution.
Learn more