Akka Actor System - Kamon
Akka actors with Kamon-core
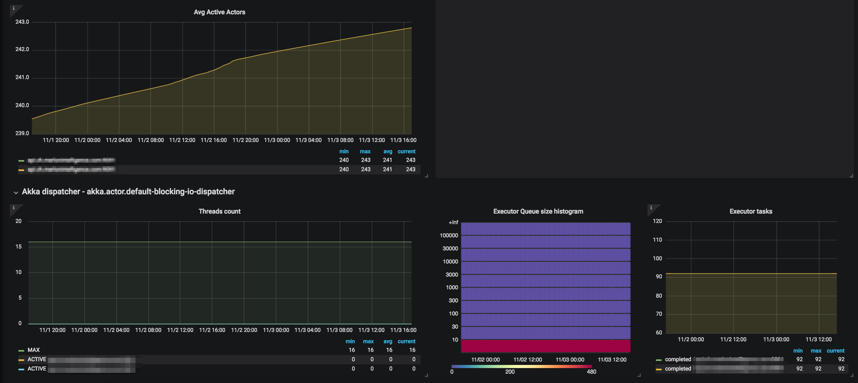
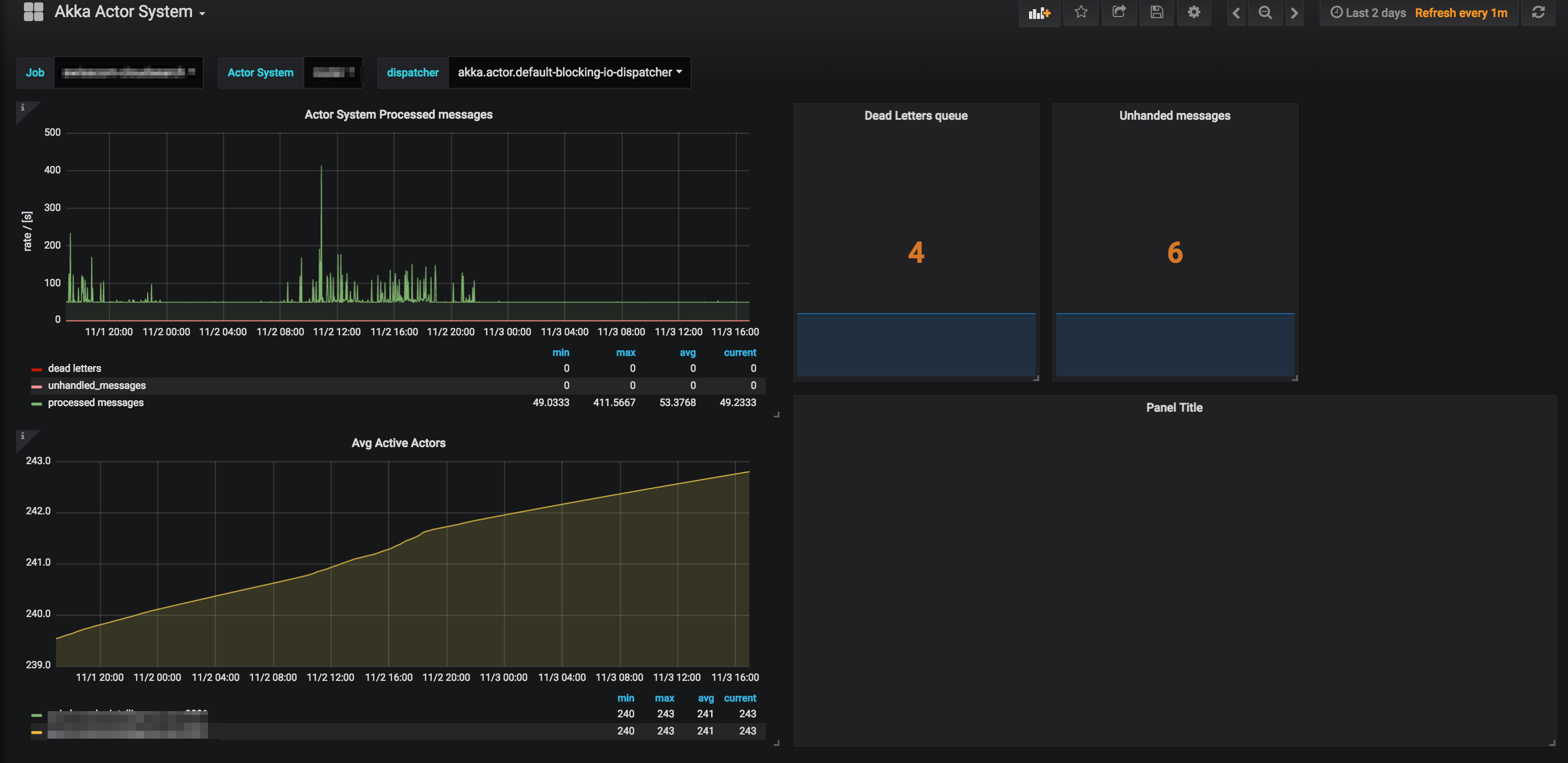
Akka Actors basic overview based just on Kamon-core. 1.x.x module for metric collection. Exposed via Kamon Prometheus reporter and scraped by Prometheus 5.x
If you find something missing or would like to improve something https://github.com/jaksky/kamon-grafana-dashboards
Data source config
Collector config:
Upload an updated version of an exported dashboard.json file from Grafana
| Revision | Description | Created | |
|---|---|---|---|
| Download |
