Redis Server Metrics
Redis Metrics from metricbeat to elasticsearch
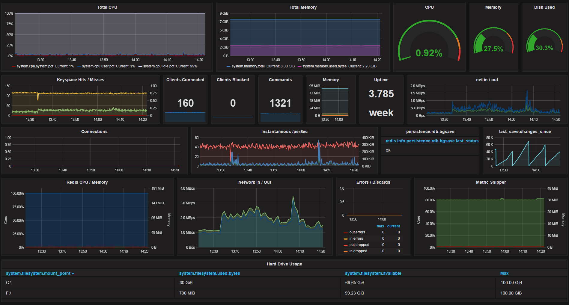
Dashboard from metricbeat metrics of the OS (Windows) and Redis.
- I’ll update once metricbeat has more Redis counters to collect from.
- Updated 01/27 to remove some static data from template.
Data source config
Collector config:
Upload an updated version of an exported dashboard.json file from Grafana
| Revision | Description | Created | |
|---|---|---|---|
| Download |
Redis
Monitor Redis with Grafana. Easily monitor your Redis deployment with Grafana Cloud's out-of-the-box monitoring solution.
Learn more