Service level (SLI/SLO)
Service level dashboard with availability and error budgets based on the Kubernetes service-lebel-operator
Description
This dashbaord is based in service-level-operator metrics.
Service level operator abstracts and automates the service level of Kubernetes applications by generation SLI & SLOs to be consumed easily by dashboards and alerts and allow that the SLI/SLO’s live with the application flow.
Features
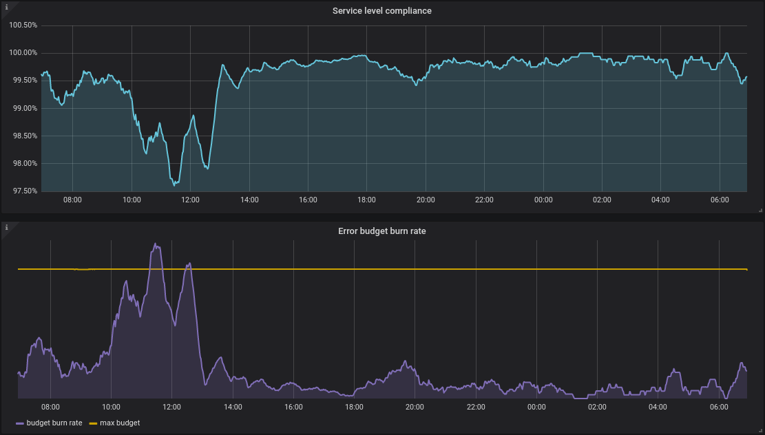
- Show availability compliance for each SLO
- Show the error budget burning rate with it’s max burnning rate limit that should not be bypassed
Data source config
Collector config:
Upload an updated version of an exported dashboard.json file from Grafana
| Revision | Description | Created | |
|---|---|---|---|
| Download |
