Simple Prometheus Node Exporter

Simple Prometheus Node Exporter screenshot 1
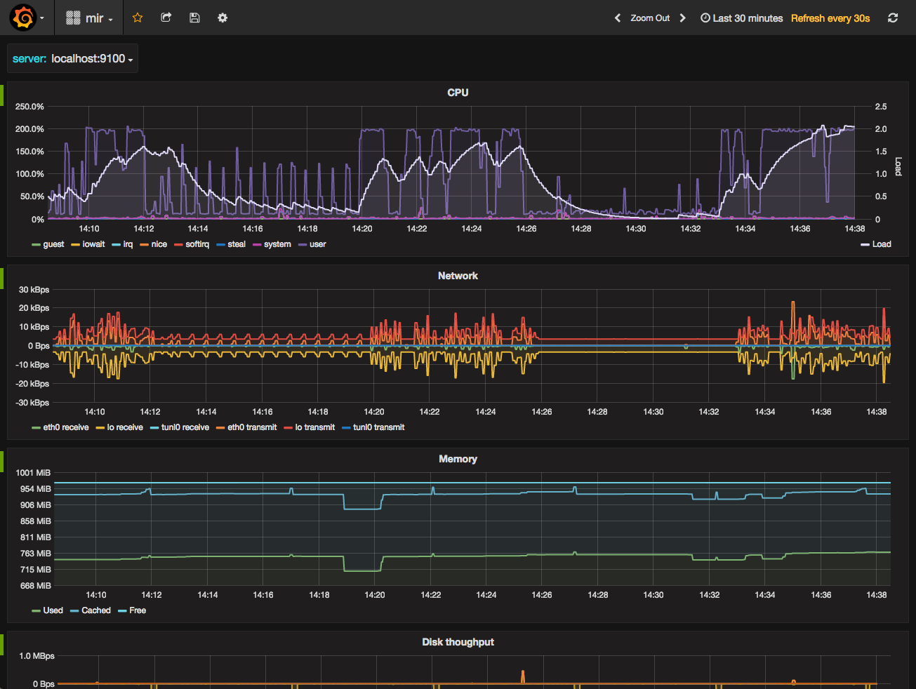
The Simple Prometheus Node Exporter dashboard uses the prometheus data source to create a Grafana dashboard with the graph panel.
Revisions
RevisionDescriptionCreated
Linux Server

Linux Server

by Grafana Labs
Grafana Labs solution

Monitor Linux with Grafana. Easily monitor your Linux deployment with Grafana Cloud's out-of-the-box monitoring solution.

Learn more

Get this dashboard

Import the dashboard template

or

Download JSON

Datasource
Dependencies