Nginx analysis
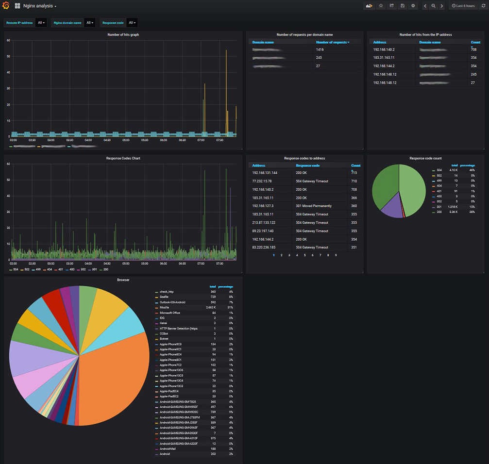
Dashboard for Nginx used with Graylog log collector.
Dashboard for Nginx used with Graylog log collector.
Content pack for Graylog: https://github.com/6bIBAET/graylog-nginx-for-grafana
How-to on Russian: https://itcrowd.top/graylog-nginx-grafana
Data source config
Collector config:
Upload an updated version of an exported dashboard.json file from Grafana
| Revision | Description | Created | |
|---|---|---|---|
| Download |
NGINX
Easily monitor NGINX, an open source software for web serving, reverse proxying, caching, load balancing, media streaming, and more, with Grafana Cloud's out-of-the-box monitoring solution.
Learn more