Jaeger Collector
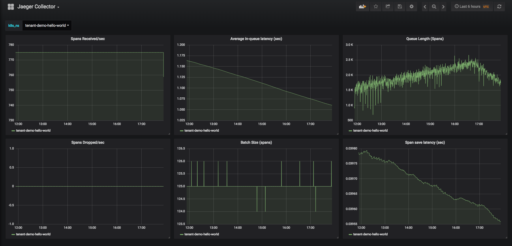
Dashboard for monitoring jaeger-collector running in a k8s environment.
- (Jaeger)[https://www.jaegertracing.io/] is an open source, end-to-end distributed tracing solution. It is a part of the Cloud Native Computing Foundation (CNCF)[https://www.cncf.io/].
- The (jaeger-collector)[https://www.jaegertracing.io/docs/1.7/deployment/#collectors] is part of the Jaeger deployment architecture that receives spans from agents/instrumented tasks and writes them out to the chosen storage backend.
- It is possible to deploy jaeger-collector in a kubernetes environment, for example through steps described (here)[https://github.com/jaegertracing/jaeger-kubernetes].
- This dashboard helps you monitor the health of a jaeger-collector component that is running in a kubernetes environment.
Data source config
Collector type:
Collector plugins:
Collector config:
Revisions
Upload an updated version of an exported dashboard.json file from Grafana
| Revision | Description | Created | |
|---|---|---|---|
| Download |