Logstash Monitoring based on X-Pack stats - repeat by node
Logstash monitoring based on internal X-Pack statistics
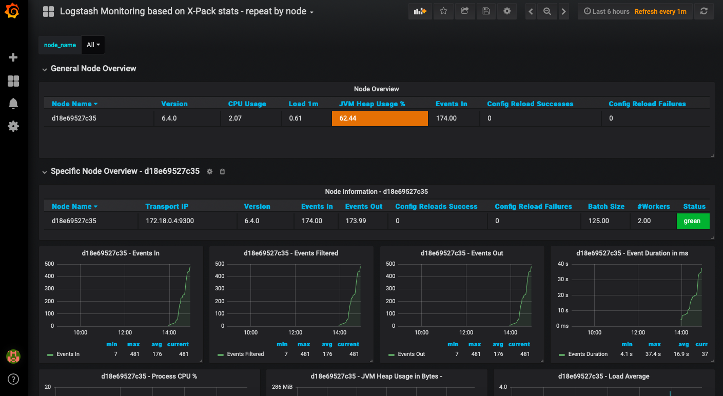
Elastics Logstash provides internal statistics based on X-Pack, which comes for free. Those statistics are written to an Elasticsearch index and can therefor be viewed in Grafana easily. No additional client or exporter is needed. More information on how to enable the internal Logstash statistics can be found at:
https://www.elastic.co/guide/en/logstash/current/configuring-logstash.html
The metrics found in this dashboard are based on the ones available in the official Kibana Dashboard for monitoring Logstash. If you have multiple Logstash Nodes you can select one via variable. The Node Overview and Node Advanced Stats Dashboard Rows are repeated on a per node basis and show all of the Graphs for a Node. If you would like to have only a single one of these dashboard rows and the graphs grouped by Logstash node please find my other dashboard which does exactly that. This is my second dashboard upload and i hope you find it as useful as i do.
If you would like to see the dashboard in action - you can bring up a Grafana-PLEI stack (Grafana bundled with (P)rometheus, (L)ogstash, (E)lasicsearch & (I)nfluxDB) with docker-compose and try it yourself. You can find it here:
https://github.com/crab86/grafana-plei
Moreover you can open issues and pull requests regarding this dashboard or the PLEI stack via this GitHub repo.
Data source config
Collector config:
Upload an updated version of an exported dashboard.json file from Grafana
| Revision | Description | Created | |
|---|---|---|---|
| Download |
Linux Server
Monitor Linux with Grafana. Easily monitor your Linux deployment with Grafana Cloud's out-of-the-box monitoring solution.
Learn more