System Processes Metrics
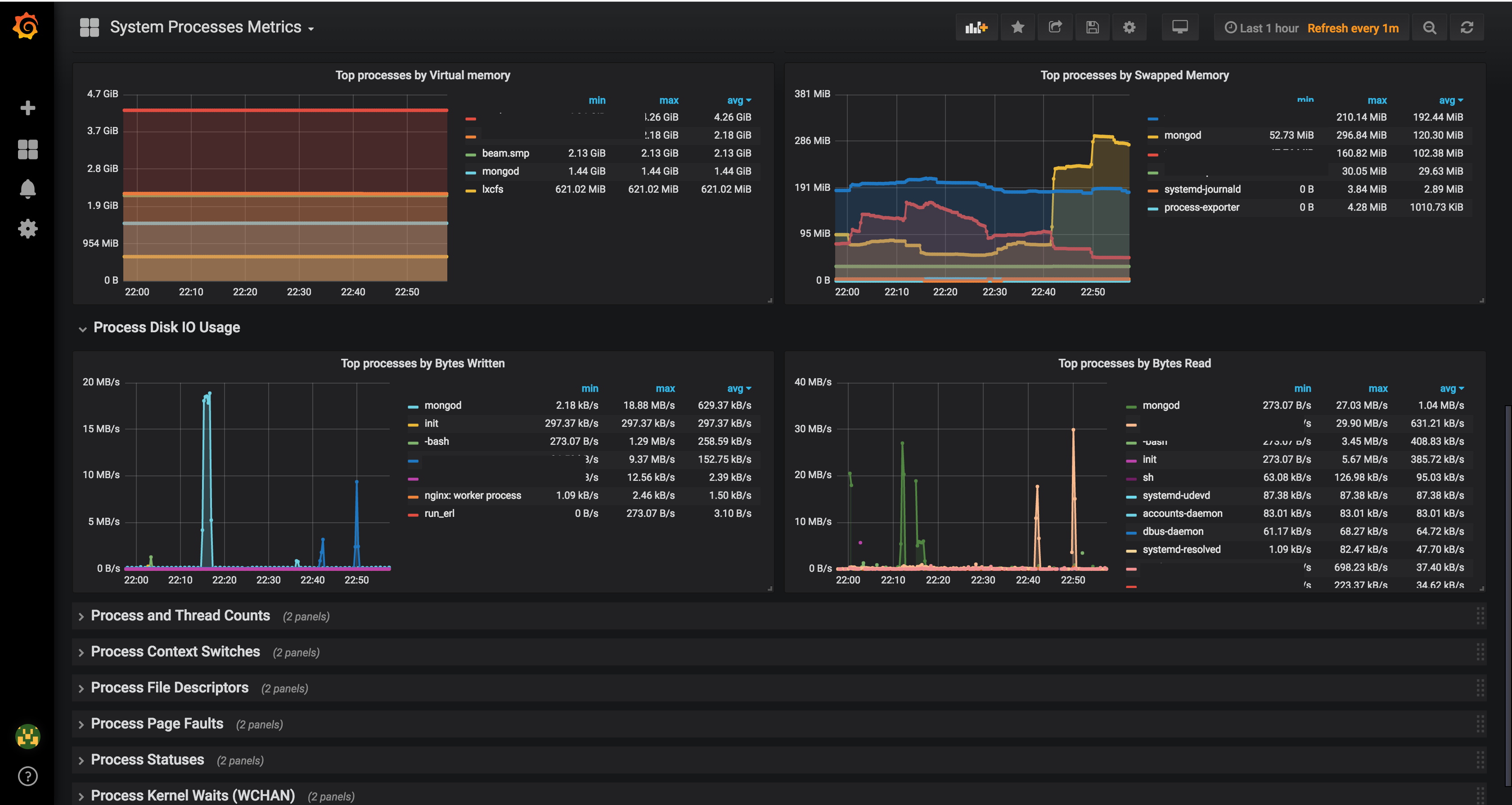
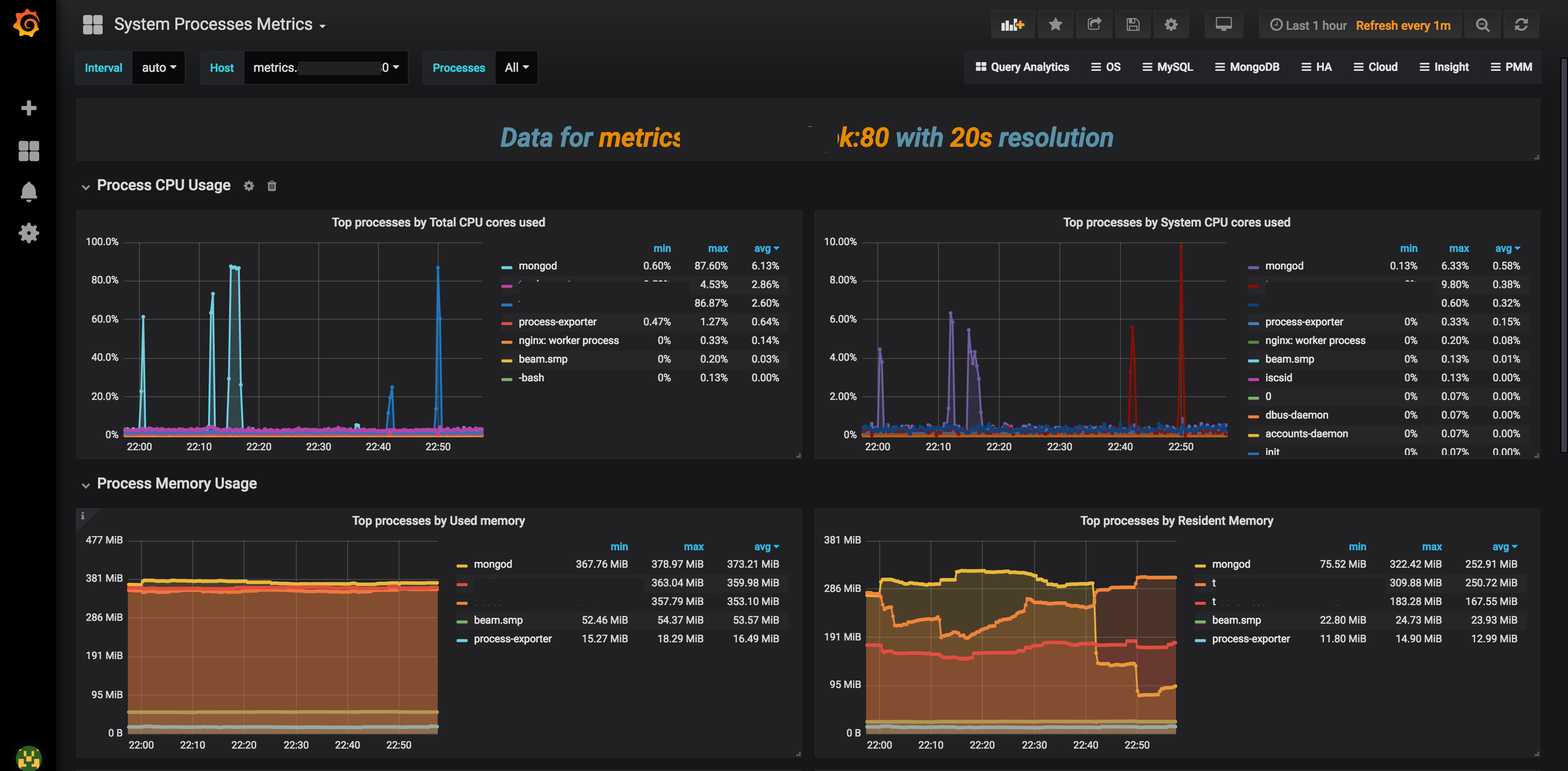
Show Linux Process information as captured by https://github.com/ncabatoff/process-exporter designed for PMM
Show Linux Process information as captured by https://github.com/ncabatoff/process-exporter designed for PMM
Data source config
Collector config:
Upload an updated version of an exported dashboard.json file from Grafana
| Revision | Description | Created | |
|---|---|---|---|
| Download |
