Mongo
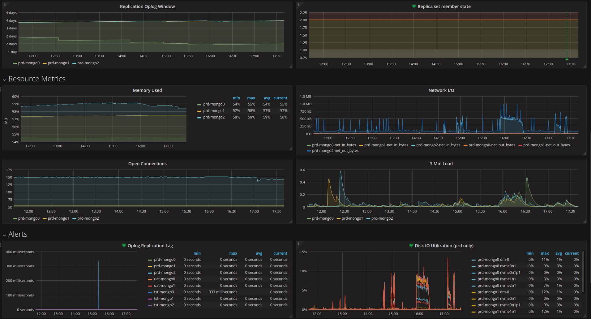
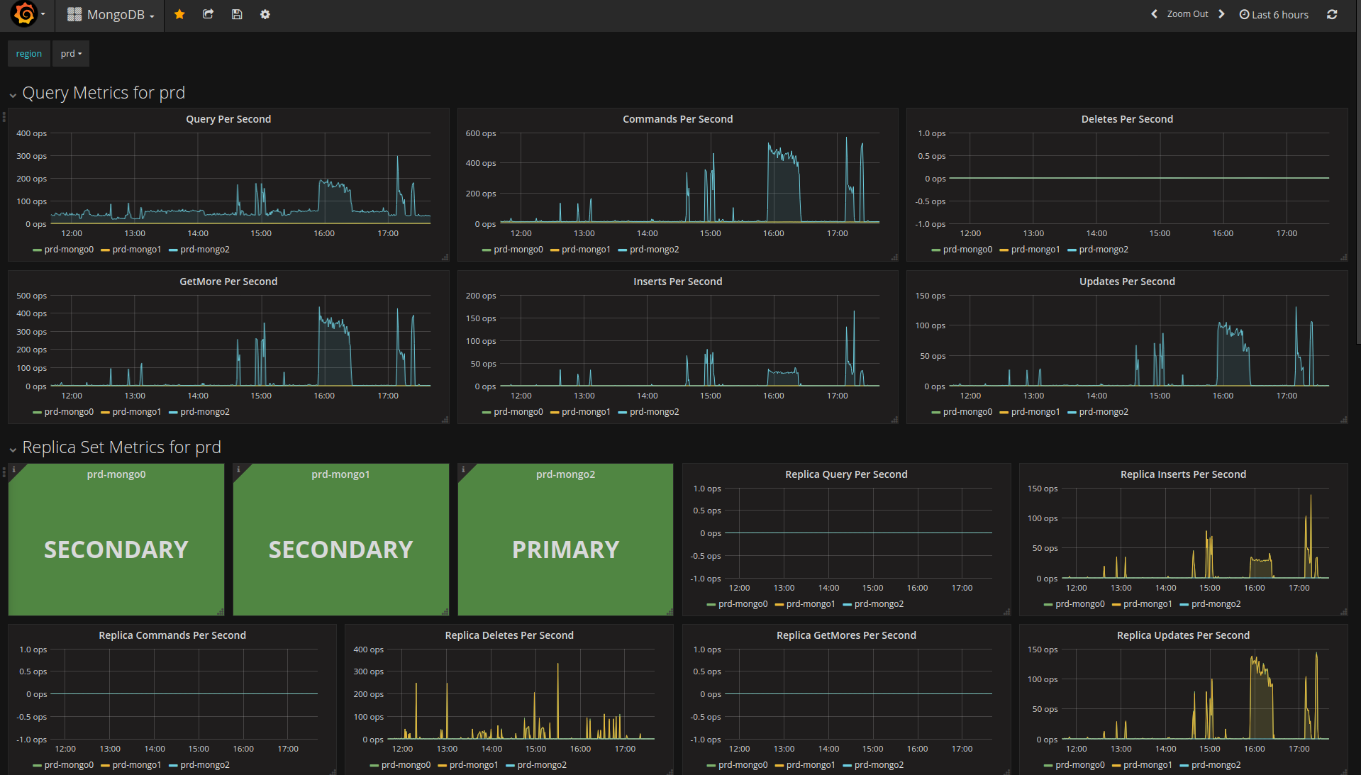
MongoDB dashboard based on graphite data-source and telegraf collector. Focused on replica set. Credit to https://grafana.com/orgs/saada who dashboard was the starting guide to this but using a different datasource: https://grafana.com/dashboards/2583
See collector config for how to map the mongo replica set member states used in single stat panel.
Data source config
Collector config:
Upload an updated version of an exported dashboard.json file from Grafana
| Revision | Description | Created | |
|---|---|---|---|
| Download |
