Unraid UPS Dashboard TR
https://technicalramblings.com/blog/setting-grafana-influxdb-telegraf-ups-monitoring-unraid/
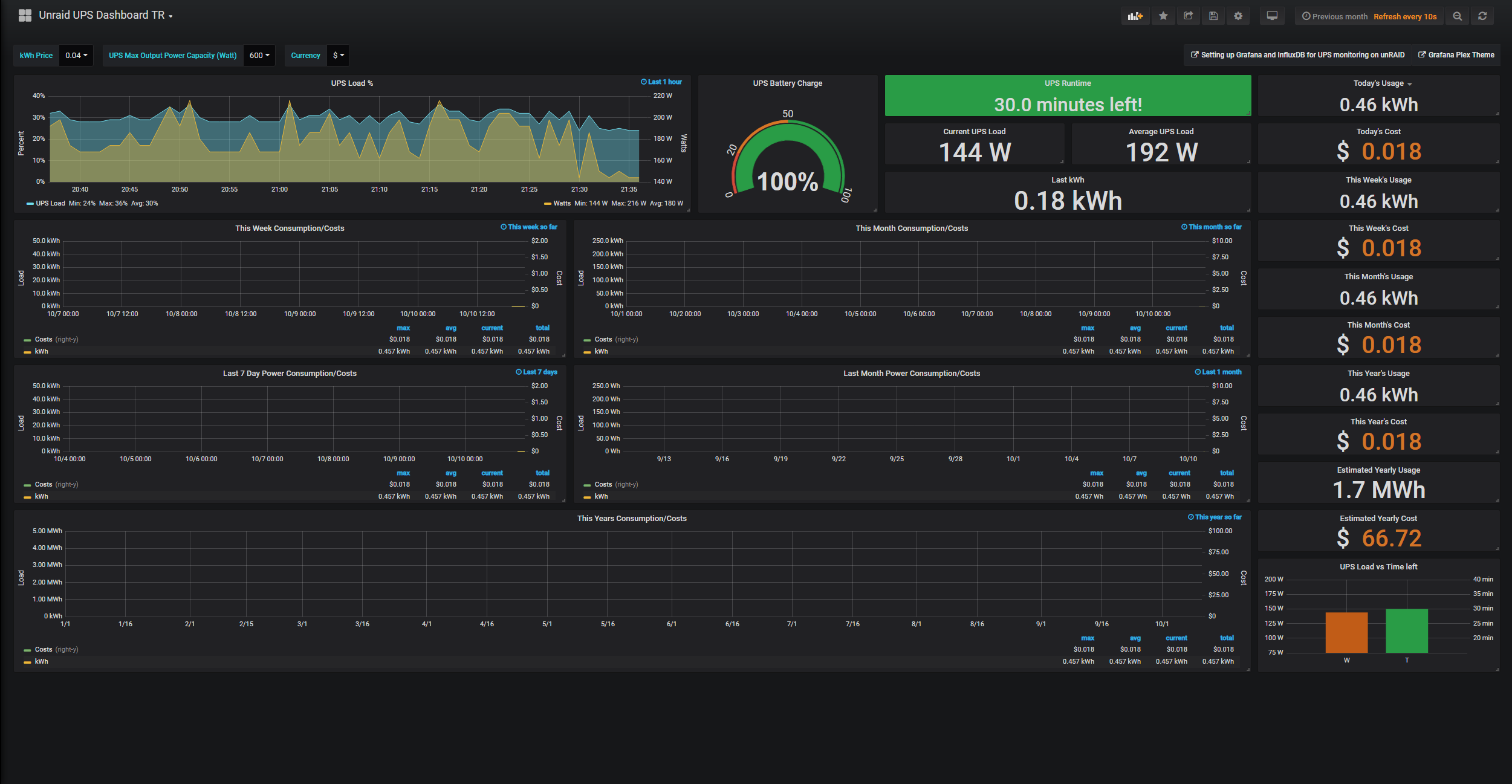
Fixed the calculations found in the dashboard from here: https://technicalramblings.com/blog/setting-grafana-influxdb-telegraf-ups-monitoring-unraid
Data source config
Collector config:
Upload an updated version of an exported dashboard.json file from Grafana
| Revision | Description | Created | |
|---|---|---|---|
| Download |
