K8/Openshift Projects
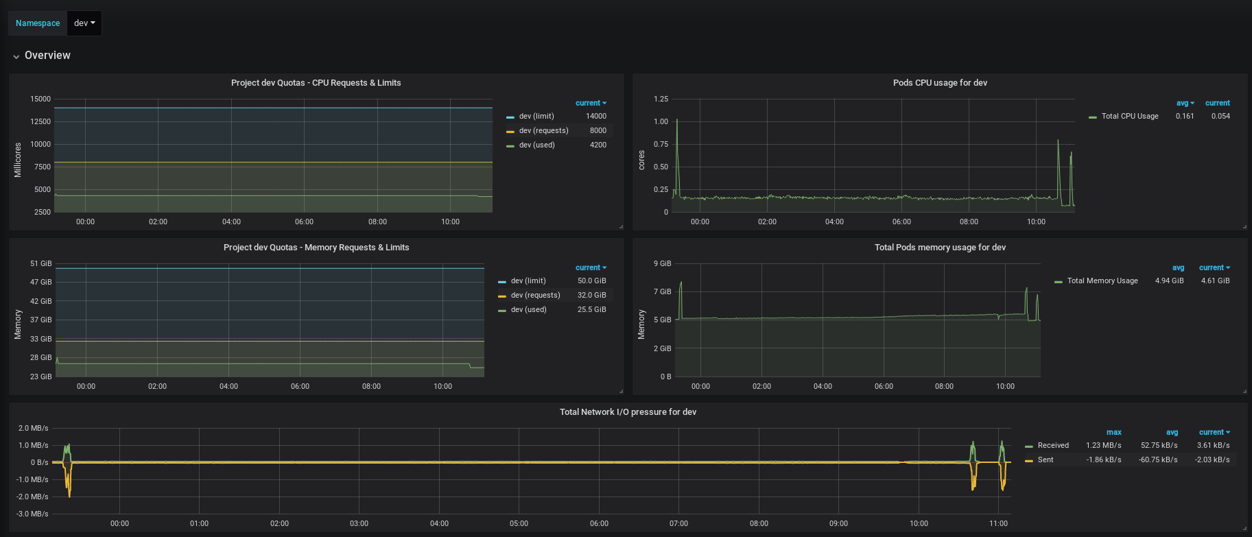
Displays Namespace utilization
You will need Prometheus with cAdvisor and kube-state-metrics. Created in Grafana v5.2.1
Data source config
Collector config:
Upload an updated version of an exported dashboard.json file from Grafana
| Revision | Description | Created | |
|---|---|---|---|
| Download |
