Kubernetes Nodes

Kubernetes Nodes for node exporter 0.16+ (via Prometheus)

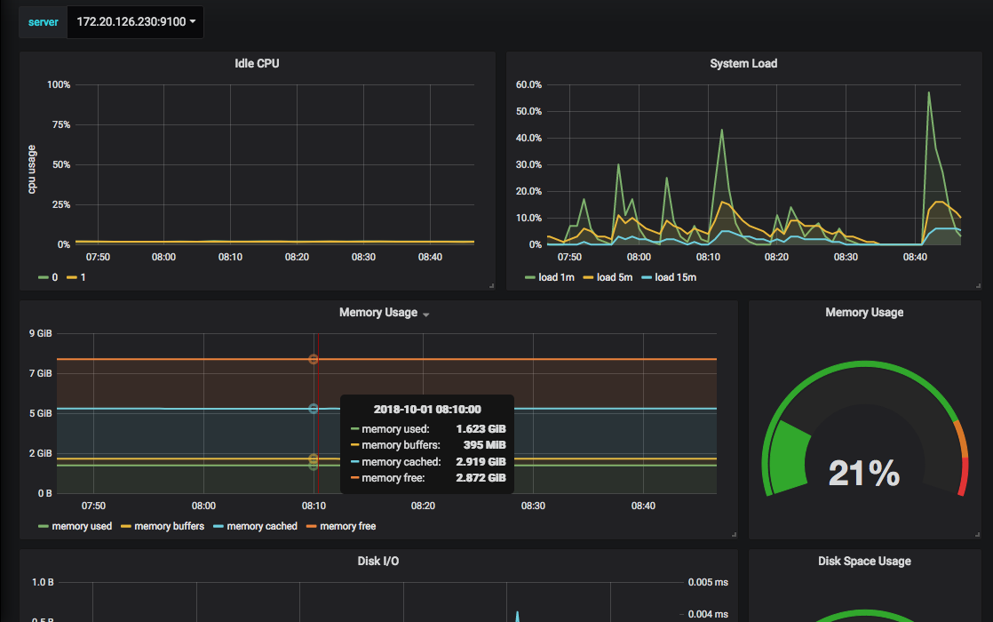
Kubernetes Nodes screenshot 1

Kubernetes Nodes for node exporter 0.16+ (via Prometheus)

It includes a host selection which will show you:

  • CPU
  • Memory
  • Disk Usage
  • Network TX/RX

Note that this dashboard makes no distinction between node types (master / noagents).

Revisions
RevisionDescriptionCreated
Kubernetes

Kubernetes

by Grafana Labs
Grafana Labs solution

Monitor your Kubernetes deployment with prebuilt visualizations that allow you to drill down from a high-level cluster overview to pod-specific details in minutes.

Learn more

Get this dashboard

Import the dashboard template

or

Download JSON

Datasource
Dependencies