IBM Cloud Functions - Action Performance Metrics
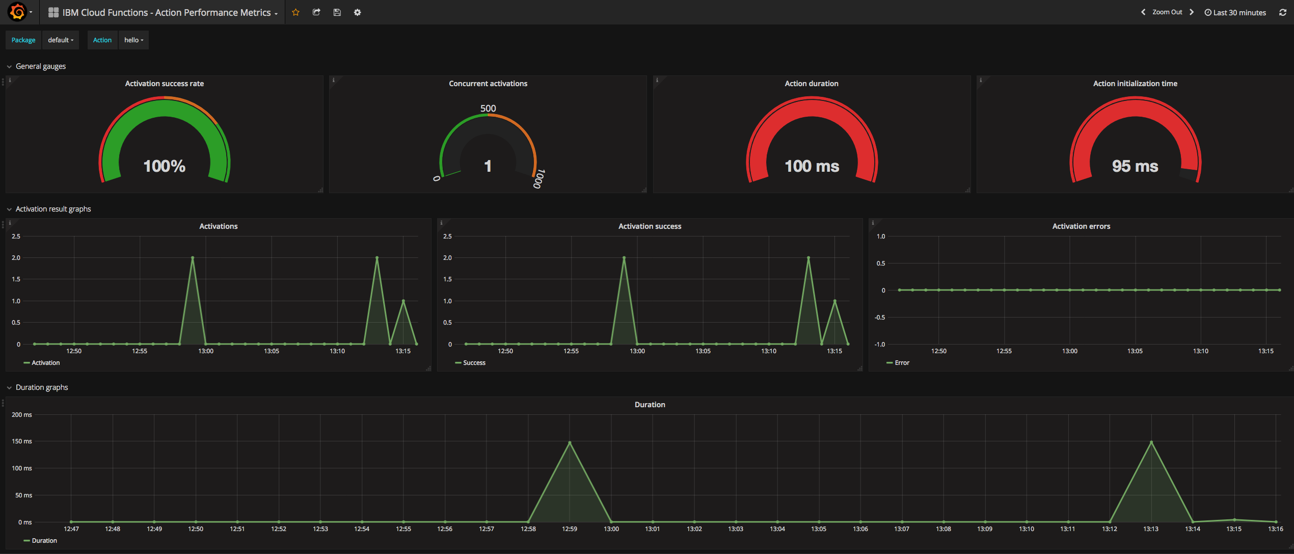
Action performance metrics available for the users of IBM Cloud Functions.
Data source config
Collector config:
Upload an updated version of an exported dashboard.json file from Grafana
| Revision | Description | Created | |
|---|---|---|---|
| Download |
IBM DB2
Easily monitor your deployment of IBM DB2, a relational database management system designed to store, manage, and retrieve data efficiently, with Grafana Cloud's out-of-the-box monitoring solution.
Learn more