Zabbix Server 3.2.X

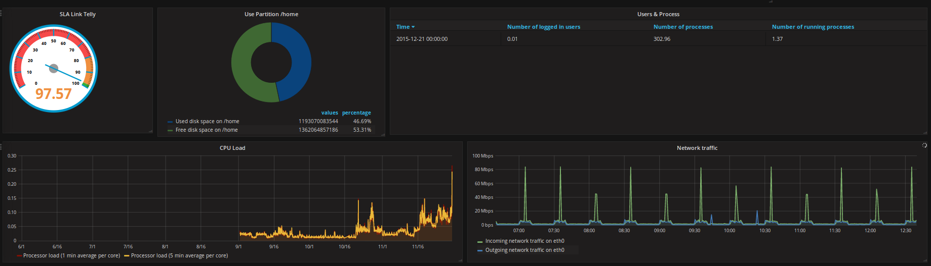
Displays metrics collected by the host Zabbix Server

Zabbix Server 3.2.X screenshot 1
Zabbix Server 3.2.X screenshot 2
Zabbix Server 3.2.X screenshot 3

Displays metrics collected by the host Zabbix Server.

Resolution: 1920px x 1080px (16:9)

Dashboard developed by AƩcio Pires, a member of community Zabbix-BR http://zabbixbrasil.org

This dashboad use the datasource Zabbix provide by plugin grafana-zabbix developed Alexander Zobnin https://github.com/alexanderzobnin/grafana-zabbix.

Revisions
RevisionDescriptionCreated

Get this dashboard

Import the dashboard template

or

Download JSON

Datasource
Dependencies