BigStats Dashboard for F5 BIG-IP
Dashboard for the F5 BIG-IP stats exporter, BigStats.
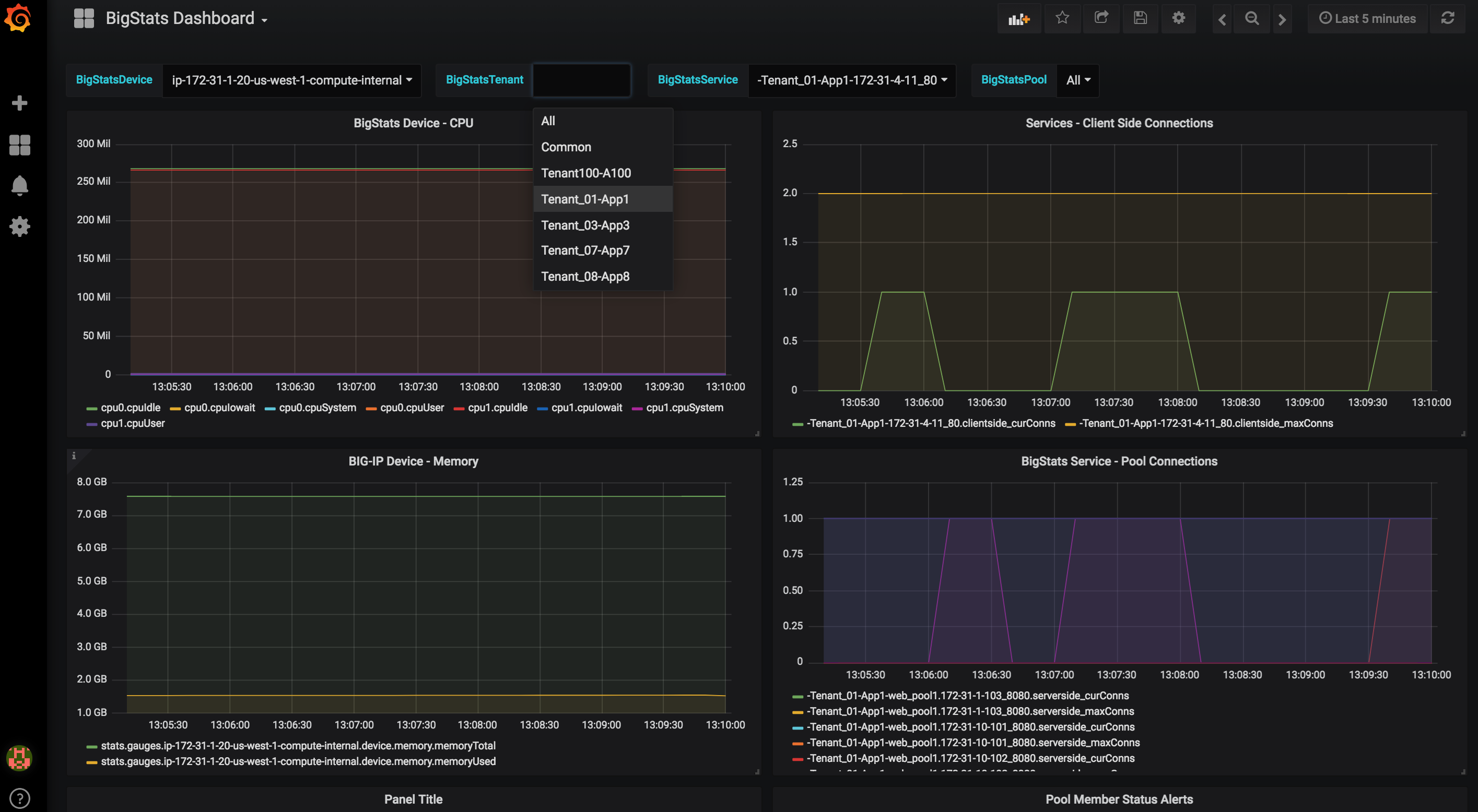
Grafana Dashboard for F5 BIG-IP telemetry exporter BigStats v0.5.1.
NOTE: Revision 1 of this dashboard supports BigStats v0.4.1 and earlier.
- Configure BigStats to export to GraphiteDB
- Install this template on Grafana, and point it at GraphiteDB
Sit back and enjoy both device-level and App Service-level data provided by the BigStats telemetry exporter.
Data source config
Collector config:
Upload an updated version of an exported dashboard.json file from Grafana
| Revision | Description | Created | |
|---|---|---|---|
| Download |
F5 BIG-IP
Easily monitor F5 BIG-IP, a multifaceted application delivery controller (ADC), with Grafana Cloud's out-of-the-box monitoring solution.
Learn more