Openstack clouds

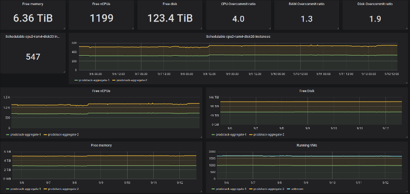
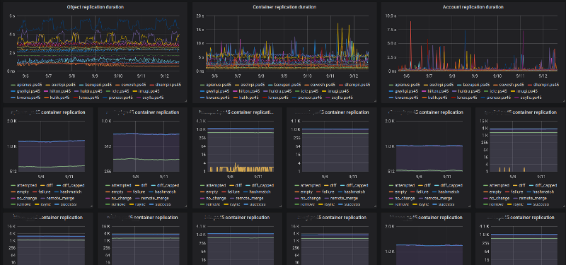
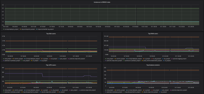
This dashboard visualizes data exporter by the Prometheus OpenStack Exporter: https://github.com/CanonicalLtd/prometheus-openstack-exporter

Openstack clouds screenshot 1
Openstack clouds screenshot 2
Openstack clouds screenshot 3
Openstack clouds screenshot 4

This dashboard visualizes data exporter by the Prometheus OpenStack Exporter: https://github.com/CanonicalLtd/prometheus-openstack-exporter

Revisions
RevisionDescriptionCreated
OpenStack

OpenStack

by Grafana Labs
Grafana Labs solution

Easily monitor OpenStack, a collection of open source cloud infrastructure components, with Grafana Cloud's out-of-the-box monitoring solution.

Learn more

Get this dashboard

Import the dashboard template

or

Download JSON

Datasource
Dependencies