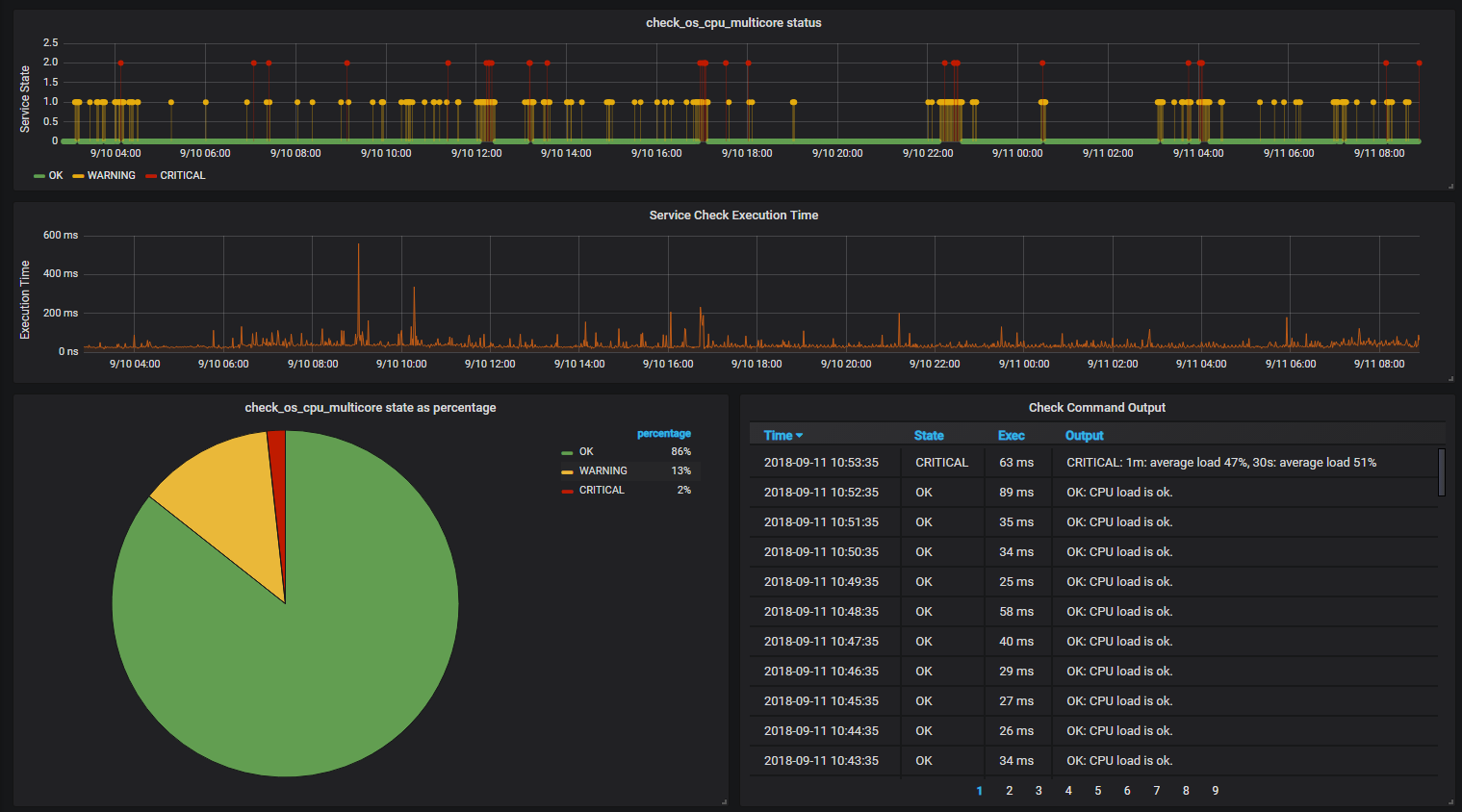
Icinga-Service-Availability
Historic Service Status for each of your Icinga2 monitored Services. aka "availability-report"
Bugfixed Version of pgwards Dashboard: https://grafana.com/dashboards/5084 (rawSql in JSON - host to service relationship).
Data source config
Collector config:
Upload an updated version of an exported dashboard.json file from Grafana
| Revision | Description | Created | |
|---|---|---|---|
| Download |
