Apache Spark - Performance Metrics

Monitors spark metrics using Prometheus in Kubernetes

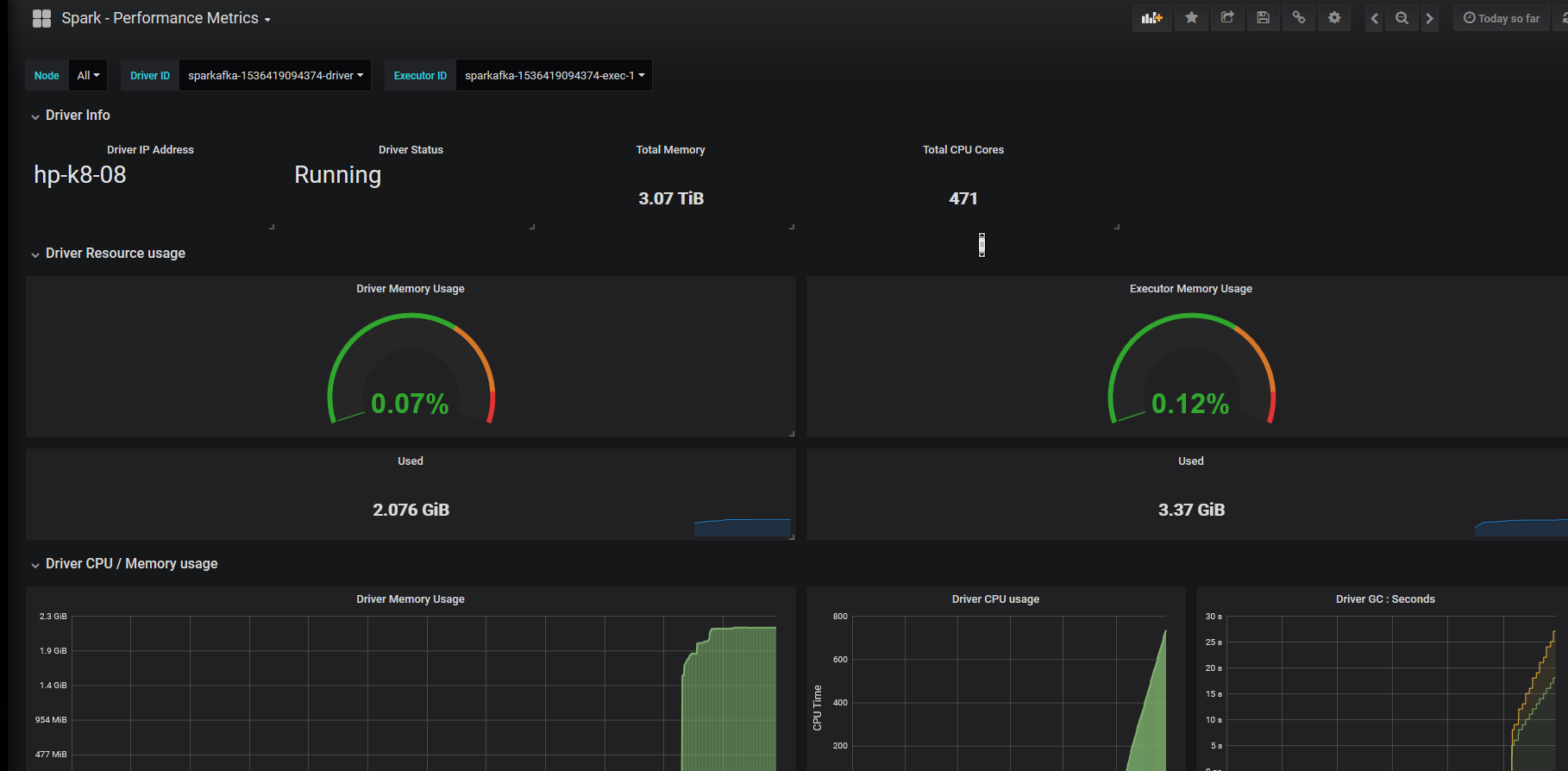
Apache Spark - Performance Metrics  screenshot 1

Spark Metrics Dashboard :- Having Spark Driver / Executor Memory Consumption and other related metrics in Kubernetes using JMX Exporter and Prometheus Service Discovery Including Network I/O and Disk Read/Write Metrics for Spark Driver , Executors and Shuffle Service

Add Labels to Spark Driver and Executor accordingly for Prometheus to fetch metrics through service discovery

Revisions
RevisionDescriptionCreated
Apache Spark

Apache Spark

by Grafana Labs
Grafana Labs solution

Easily monitor Apache Spark, a unified analytics engine for large-scale data processing, with Grafana Cloud's out-of-the-box monitoring solution.

Learn more

Get this dashboard

Import the dashboard template

or

Download JSON

Datasource
Dependencies