Zabbix Linux Web Server 3.5+
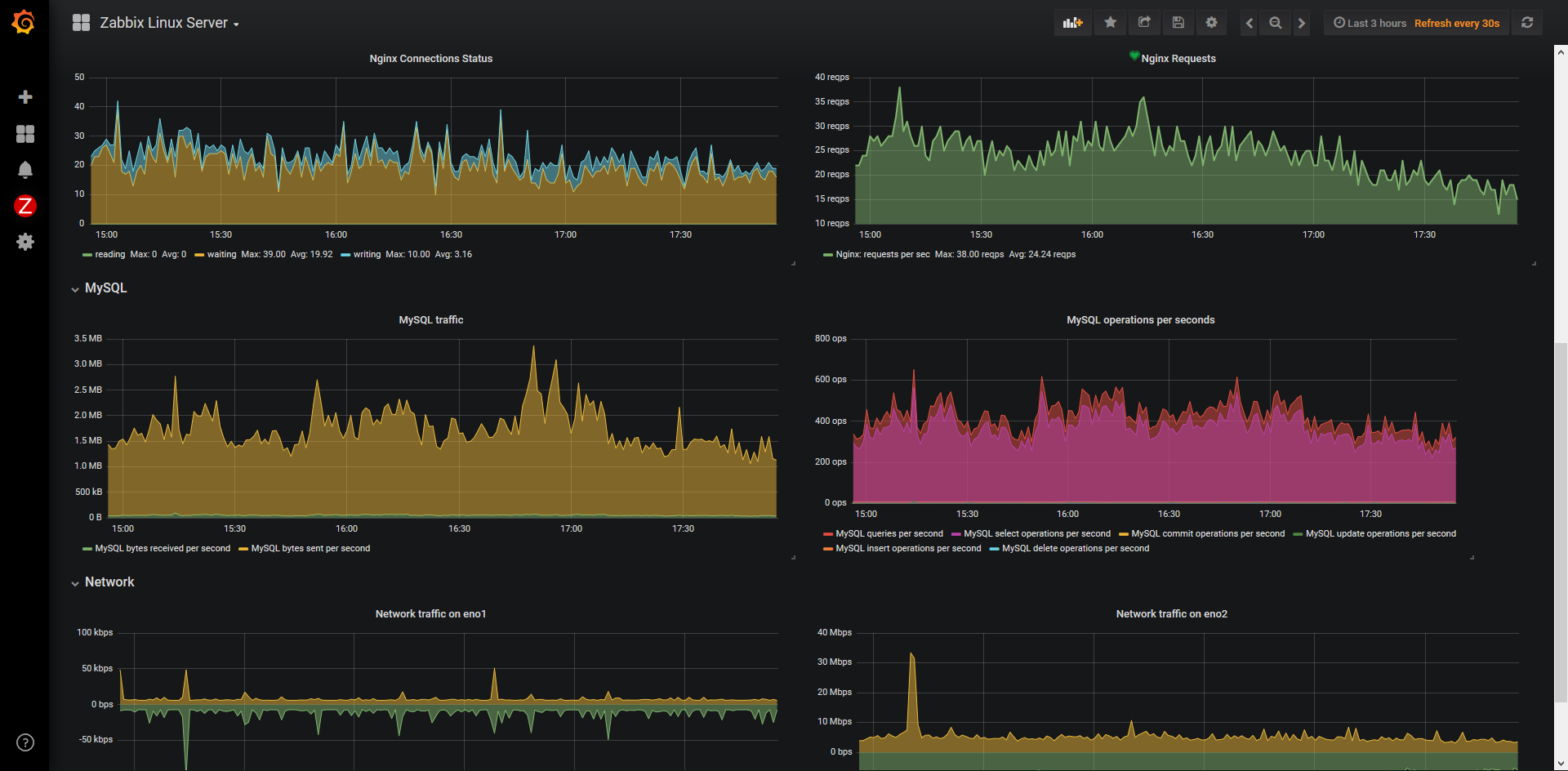
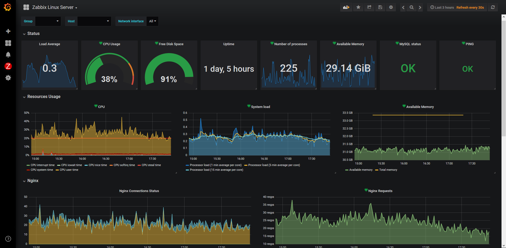
General monitoring for linux web server with Zabbix : Nginx, MySQL
Stack used :
- Zabbix v4.0 beta
- Grafana v5.2.4
Additional Zabbix templates :
- Nginx template : https://github.com/AlexGluck/ZBX_NGINX
Data source config
Collector config:
Upload an updated version of an exported dashboard.json file from Grafana
| Revision | Description | Created | |
|---|---|---|---|
| Download |
Linux Server
Monitor Linux with Grafana. Easily monitor your Linux deployment with Grafana Cloud's out-of-the-box monitoring solution.
Learn more