Borg backups
Simple dashboard for https://github.com/OVYA/prometheus-borg-exporter
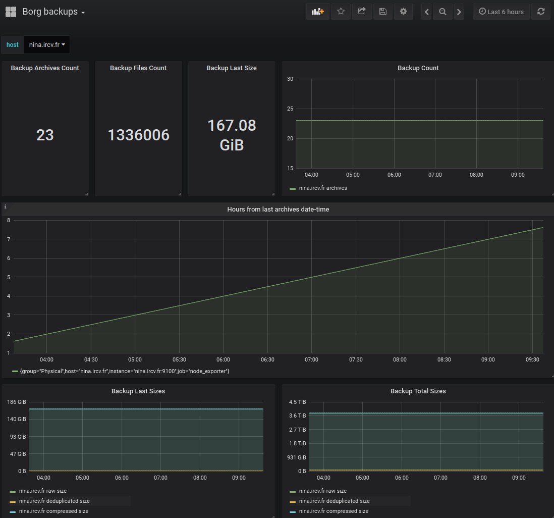
Dashboard for Prometheus exporter of Borgbackup metrics (OVYA version) available here.
Data source config
Collector type:
Collector plugins:
Collector config:
Revisions
Upload an updated version of an exported dashboard.json file from Grafana
| Revision | Description | Created | |
|---|---|---|---|
| Download |