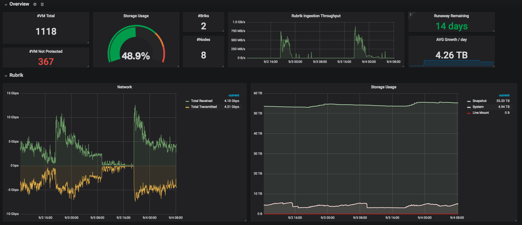
Rubrik Backup
Dashboard for Prometheus rubrik-exporter
GitHub: https://github.com/claranet/rubrik-exporter
Information about Rubrik: https://www.rubrik.com
Data source config
Collector config:
Upload an updated version of an exported dashboard.json file from Grafana
| Revision | Description | Created | |
|---|---|---|---|
| Download |
