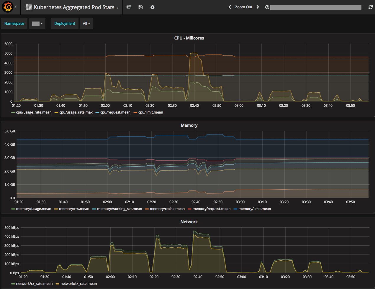
Kubernetes Aggregated Pod Stats
Kubernetes Aggregated Pod Stats by Namespace and Deployment
Dashboard for Kubernetes, that shows aggregated Pod statistics by Namespace and Deployment, or just by Namespace.
Data source config
Collector config:
Upload an updated version of an exported dashboard.json file from Grafana
| Revision | Description | Created | |
|---|---|---|---|
| Download |
Kubernetes
Monitor your Kubernetes deployment with prebuilt visualizations that allow you to drill down from a high-level cluster overview to pod-specific details in minutes.
Learn more