DHCP Copy
ISC DHCP Server Pools
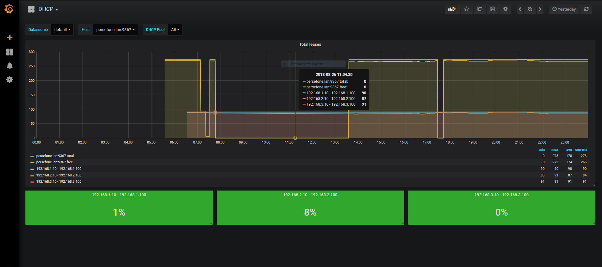
Based on dhcpd-pools and iscdhcpd-exporter for prometheus http://github.com/spagno/iscdhcpd_exporter
https://snapshot.raintank.io/dashboard/snapshot/B05c7xBJm6Q8qBYEkob63Y6uEbzc1jqz
Data source config
Collector config:
Upload an updated version of an exported dashboard.json file from Grafana
| Revision | Description | Created | |
|---|---|---|---|
| Download |
