Redis Dashboard for Prometheus Redis Exporter 1.x
Redis Dashboard for Prometheus Redis Exporter 1.x
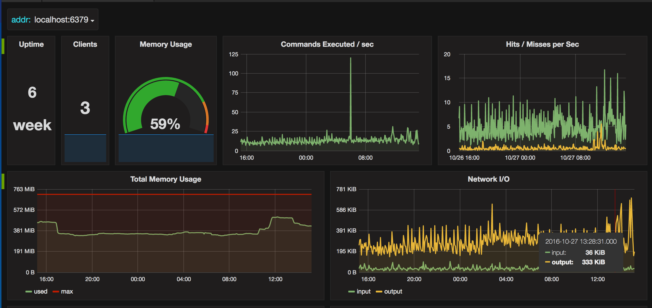
Prometheus Redis Dashboard - displays data collected by the Prometheus redis_exporter (https://github.com/oliver006/redis_exporter)
Data source config
Collector config:
Upload an updated version of an exported dashboard.json file from Grafana
| Revision | Description | Created | |
|---|---|---|---|
| Download |
Metrics Endpoint (Prometheus)
Easily monitor any Prometheus-compatible and publicly accessible metrics URL with Grafana Cloud's out-of-the-box monitoring solution.
Learn more