Nuki Smartlock + Bridge (Internals)
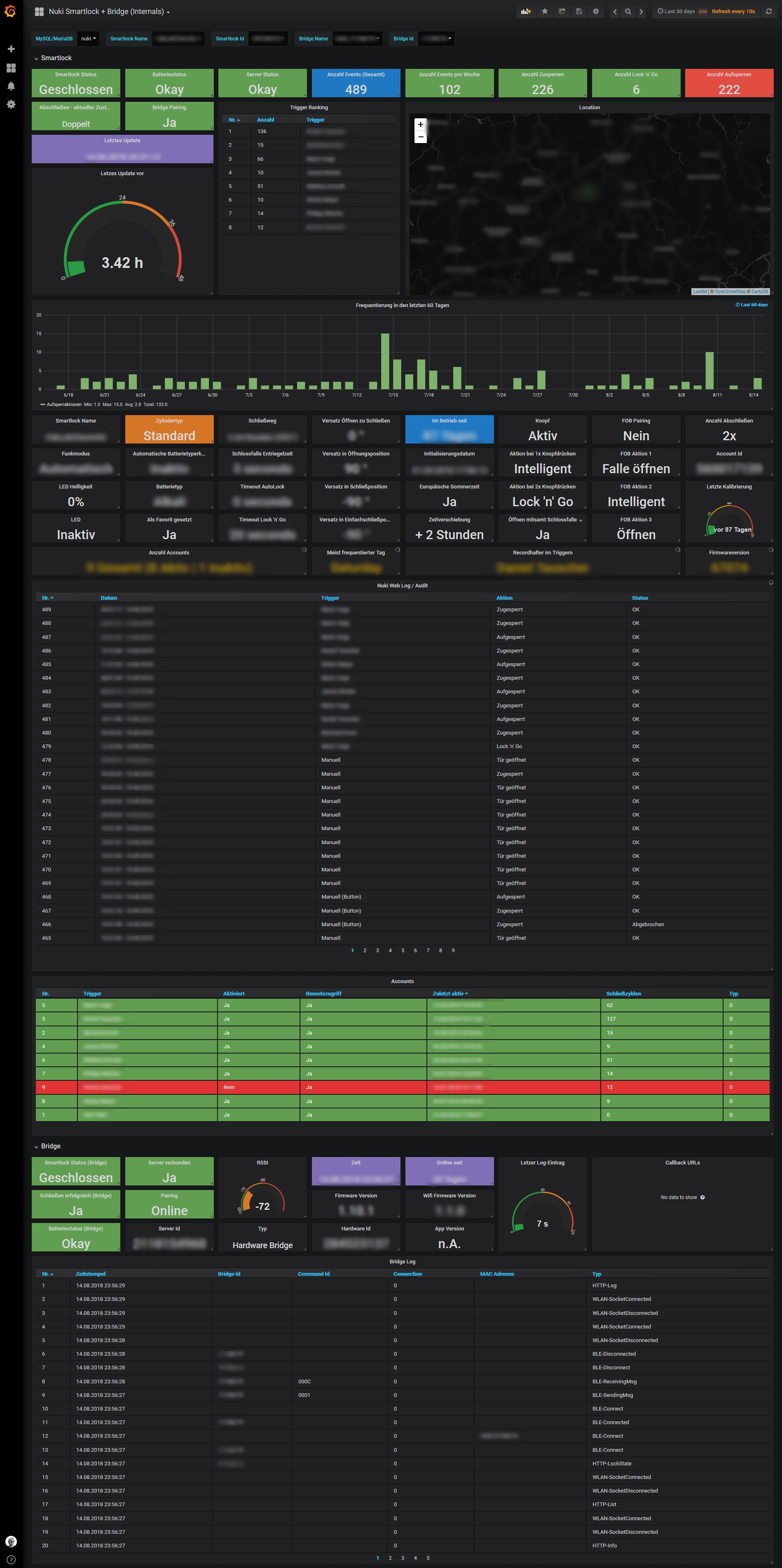
Show Nuki Smartlock data in Grafana. Generates much more statistics than official web.nuki.io interface
Details for setting up this dashboard can be found at https://gitea.fablabchemnitz.de/MarioVoigt/Nukiana
Data source config
Collector type:
Collector plugins:
Collector config:
Revisions
Upload an updated version of an exported dashboard.json file from Grafana
| Revision | Description | Created | |
|---|---|---|---|
| Download |