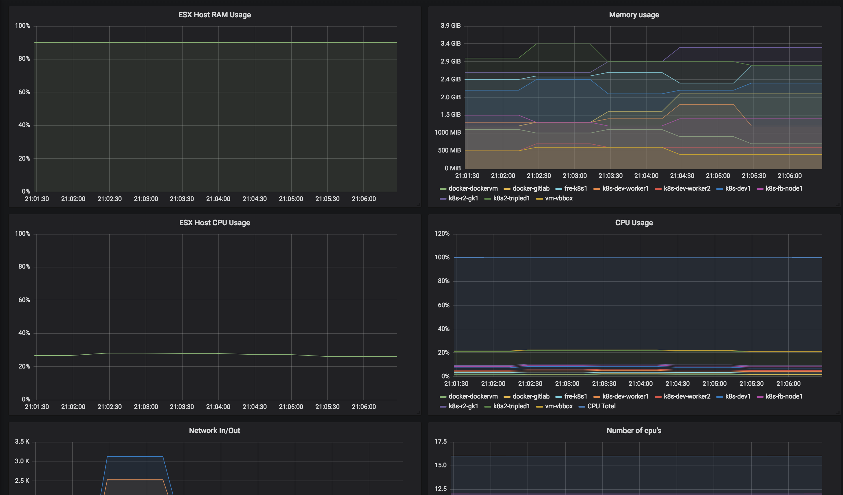
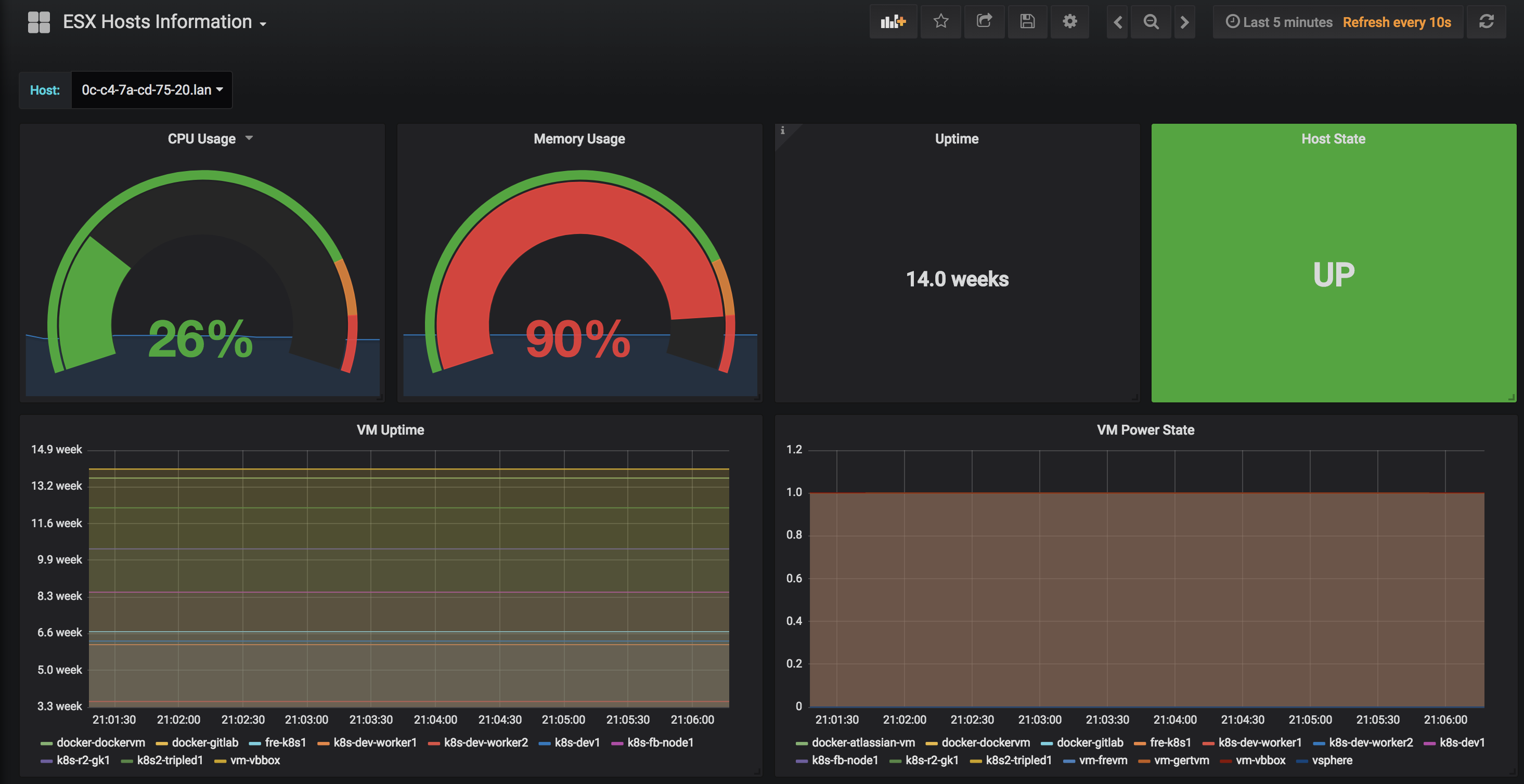
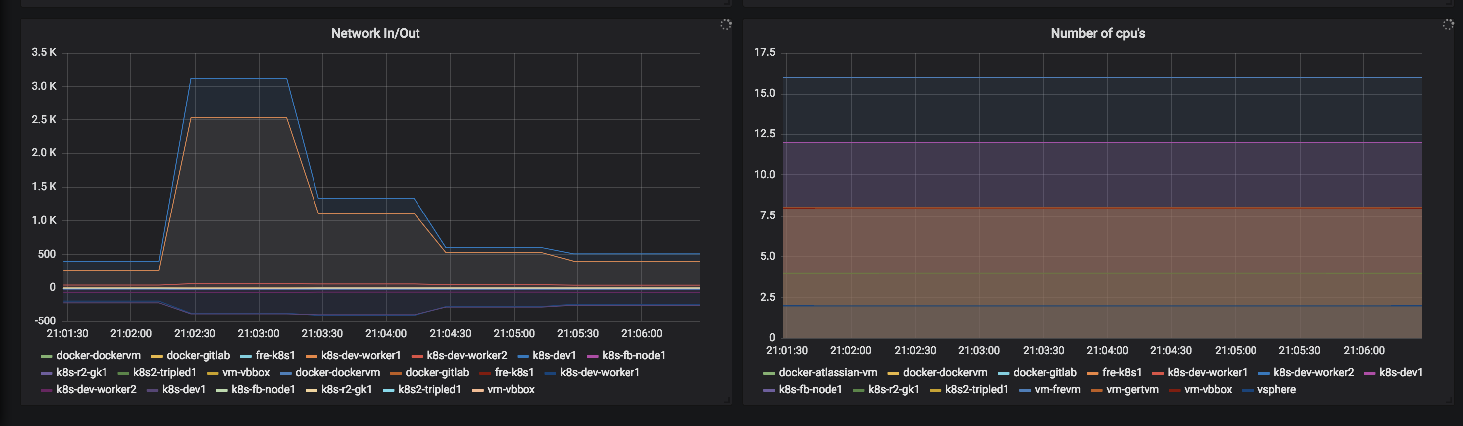
ESX Hosts Information
ESXI Host and VM information
This builds on the default reference dashboard found at https://github.com/pryorda/vmware_exporter but adds additional information like information about the hosts.
Data source config
Collector config:
Upload an updated version of an exported dashboard.json file from Grafana
| Revision | Description | Created | |
|---|---|---|---|
| Download |
