Docker Swarm Nodes
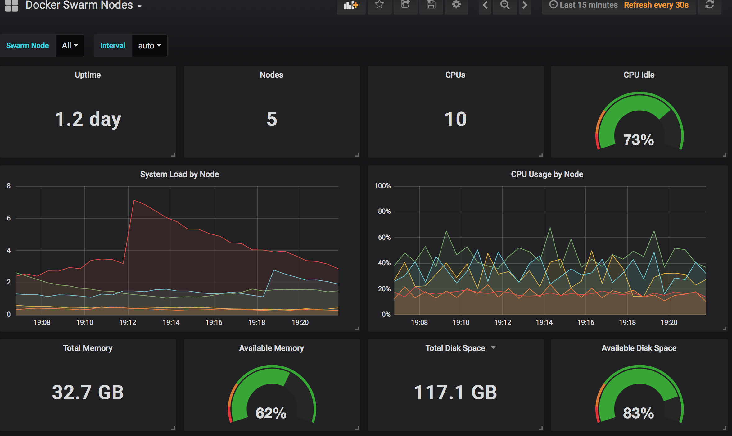
Docker Swarm nodes metrics
This relies on data from both node_exporter and dockerd-exporter.
Filter by node name instead of node_id.
Using swarm prom-node-exporter as a base, with the updated node_exporter binary from 0.16.0. 15 to 16 changes several stat names which are redefined.
FROM stefanprodan/swarmprom-node-exporter:v0.15.2 as BASE
FROM prom/node-exporter:v0.16.0
COPY --from=BASE /etc/node-exporter/docker-entrypoint.sh /etc/node-exporter/docker-entrypoint.sh
USER root
RUN chown nobody:wheel /etc/node-exporter
USER nobody
ENTRYPOINT [ "/etc/node-exporter/docker-entrypoint.sh" ]
CMD [ "/bin/node_exporter" ]Data source config
Collector config:
Upload an updated version of an exported dashboard.json file from Grafana
| Revision | Description | Created | |
|---|---|---|---|
| Download |
Docker
Easily monitor Docker with Grafana Cloud's out-of-the-box monitoring solution.
Learn more