Kong (official)
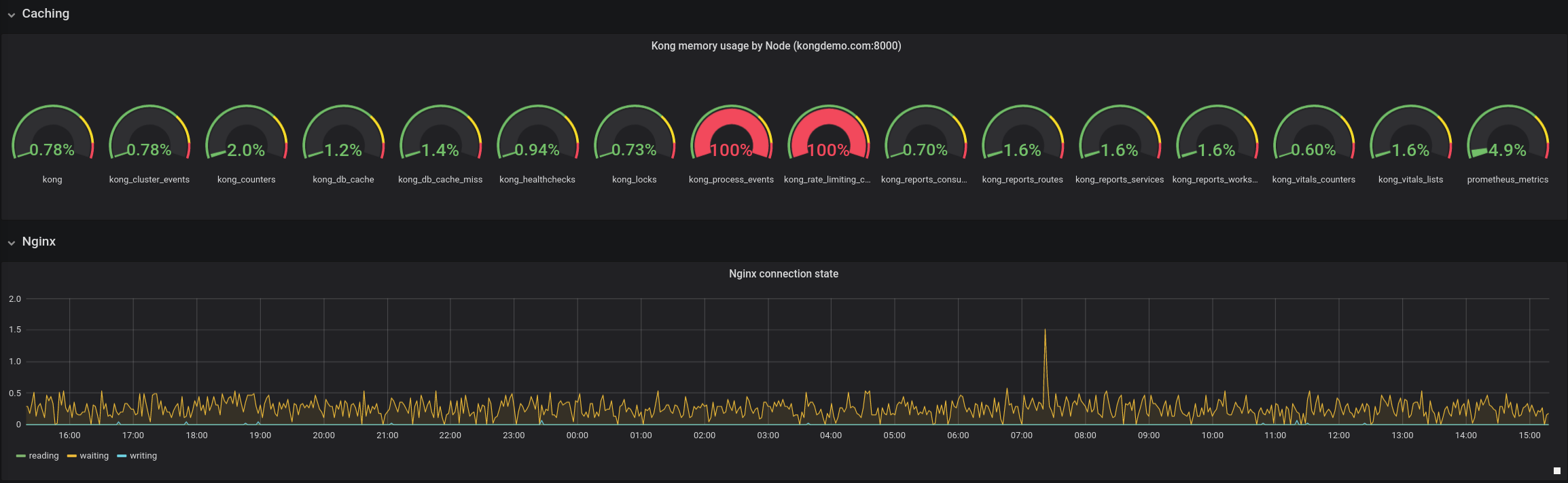
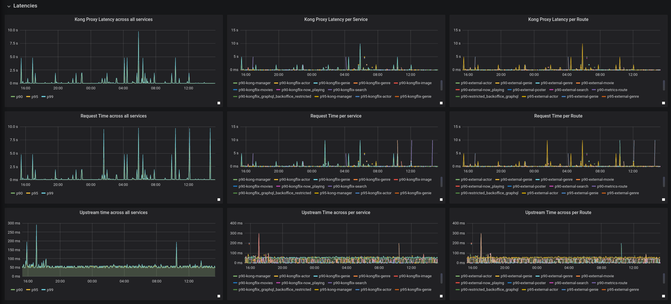
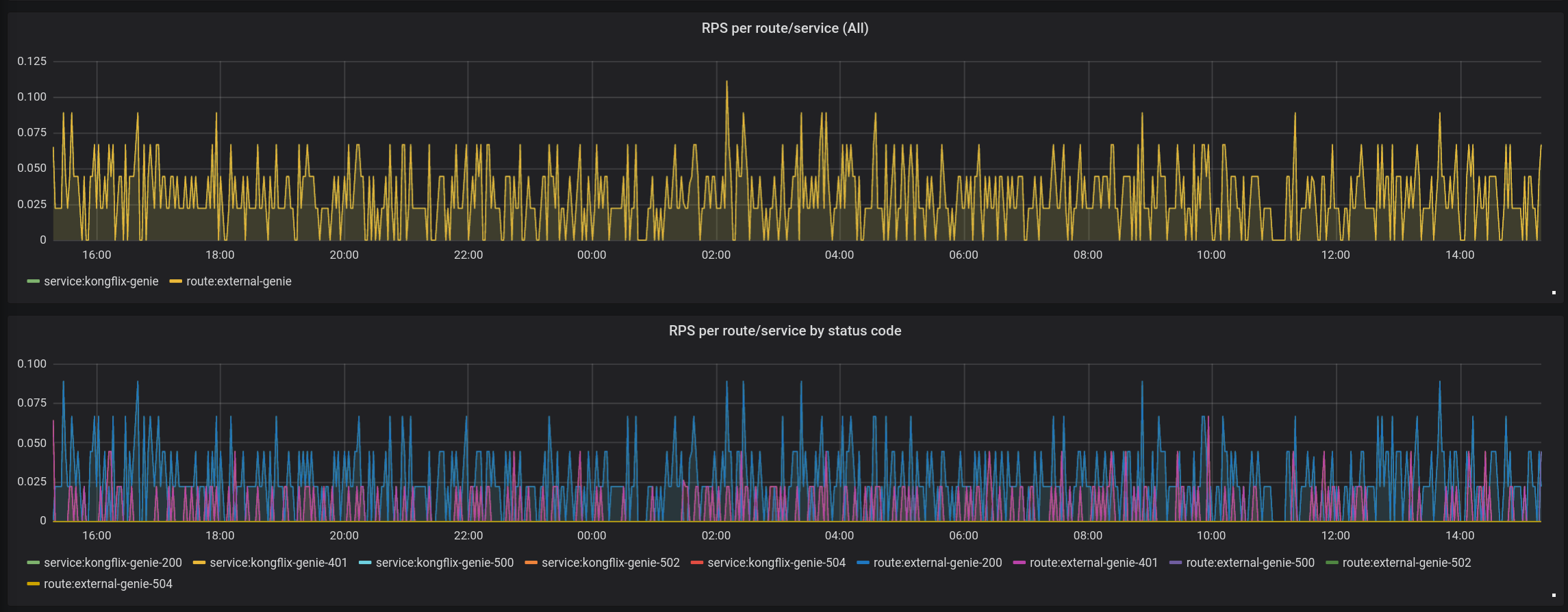
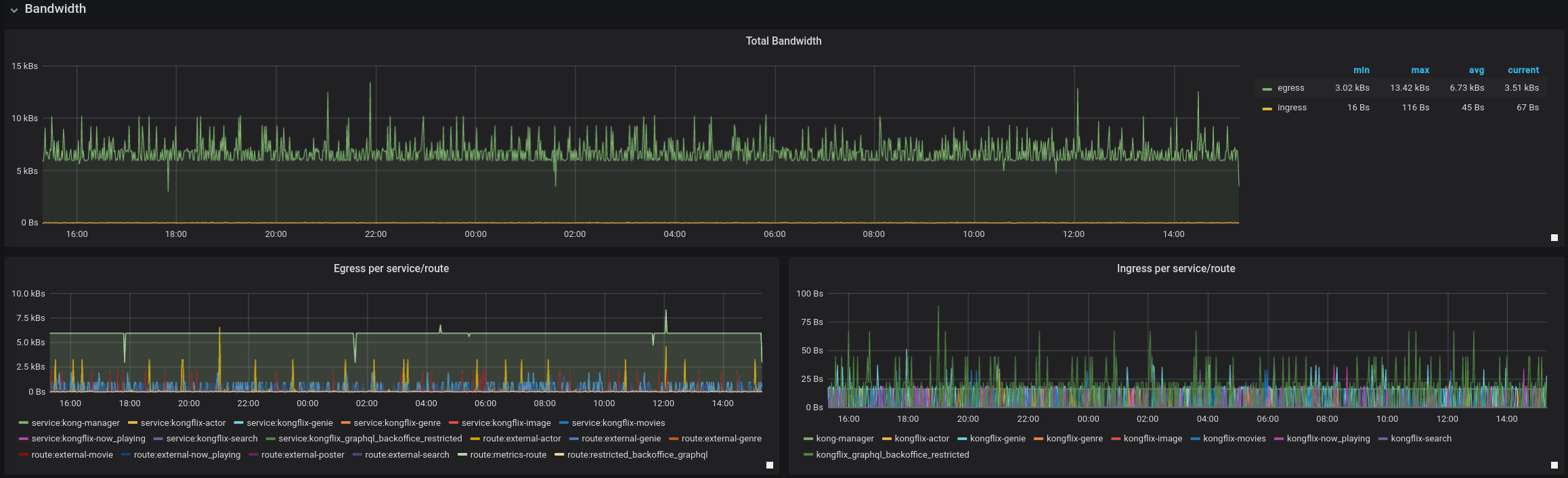
Dashboard that graphs metrics exported via Prometheus plugin in Kong (http://github.com/kong/kong)
Dashboard graphing metrics collected via
https://github.com/Kong/kong/blob/master/kong/plugins/prometheus
Data source config
Collector config:
Upload an updated version of an exported dashboard.json file from Grafana
| Revision | Description | Created | |
|---|---|---|---|
| Download |
