Kubernetes Deployment metrics
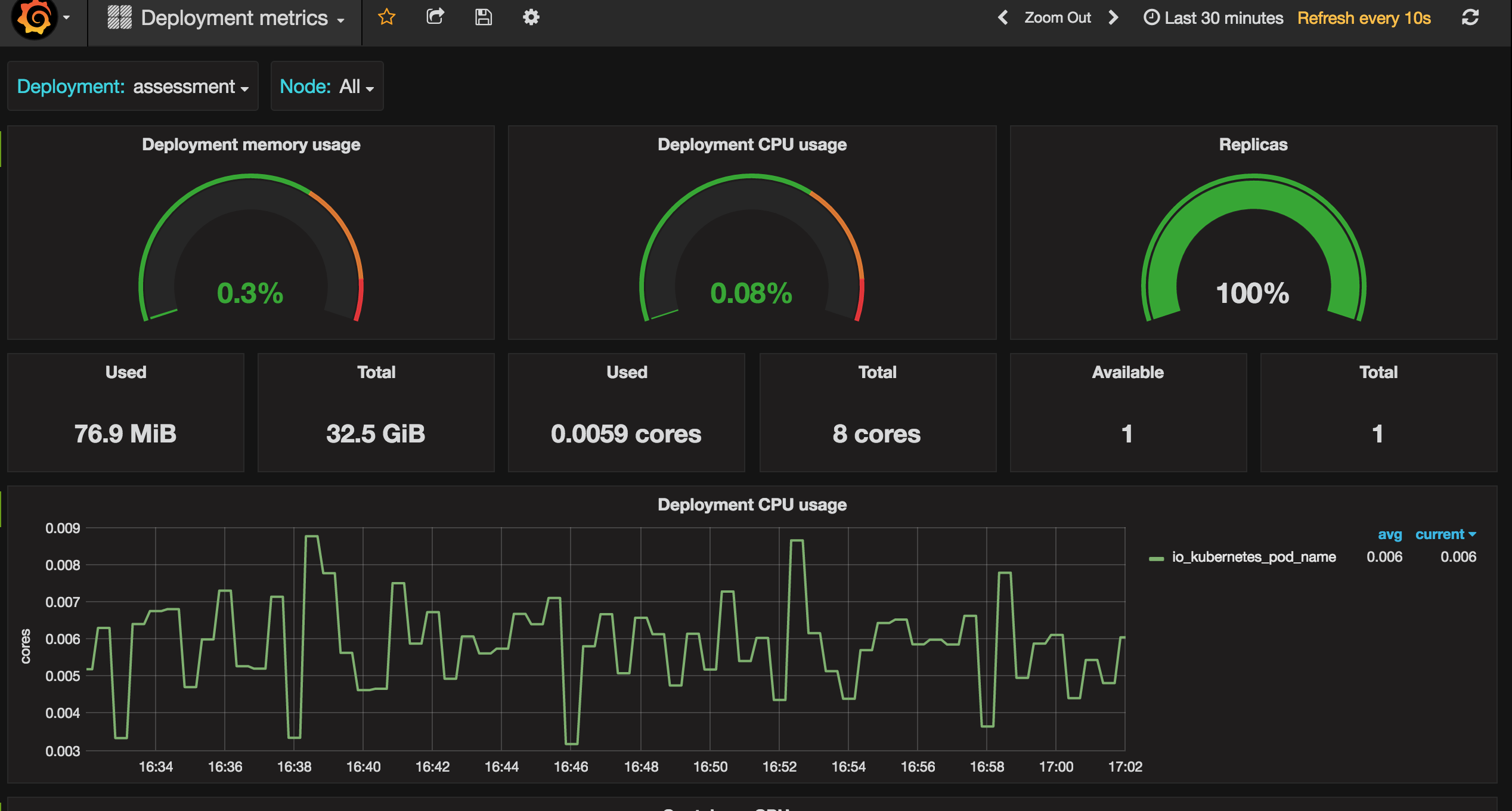
Monitors Kubernetes deployments in cluster using Prometheus. Shows overall cluster CPU / Memory of deployments, replicas in each deployment. Uses Kube state metrics and cAdvisor metrics
Kube State Metrics agent is used to expose cluster level metrics of our Kubernetes cluster https://github.com/kubernetes/kube-state-metrics
Data source config
Collector config:
Upload an updated version of an exported dashboard.json file from Grafana
| Revision | Description | Created | |
|---|---|---|---|
| Download |
Kubernetes
Monitor your Kubernetes deployment with prebuilt visualizations that allow you to drill down from a high-level cluster overview to pod-specific details in minutes.
Learn more