Netdata
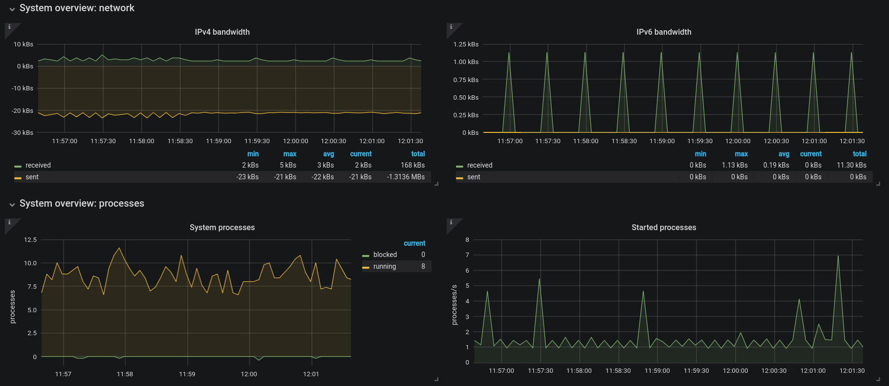
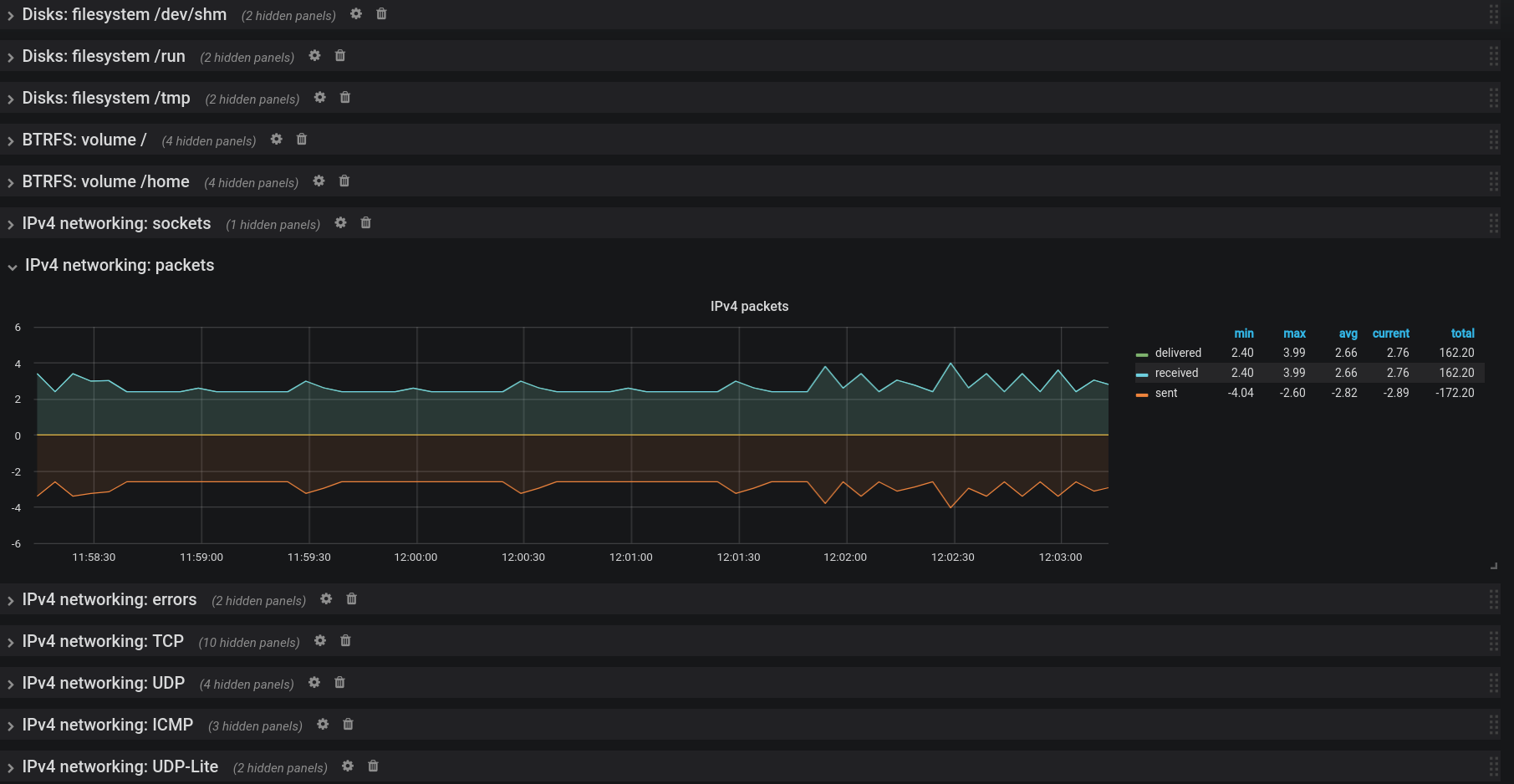
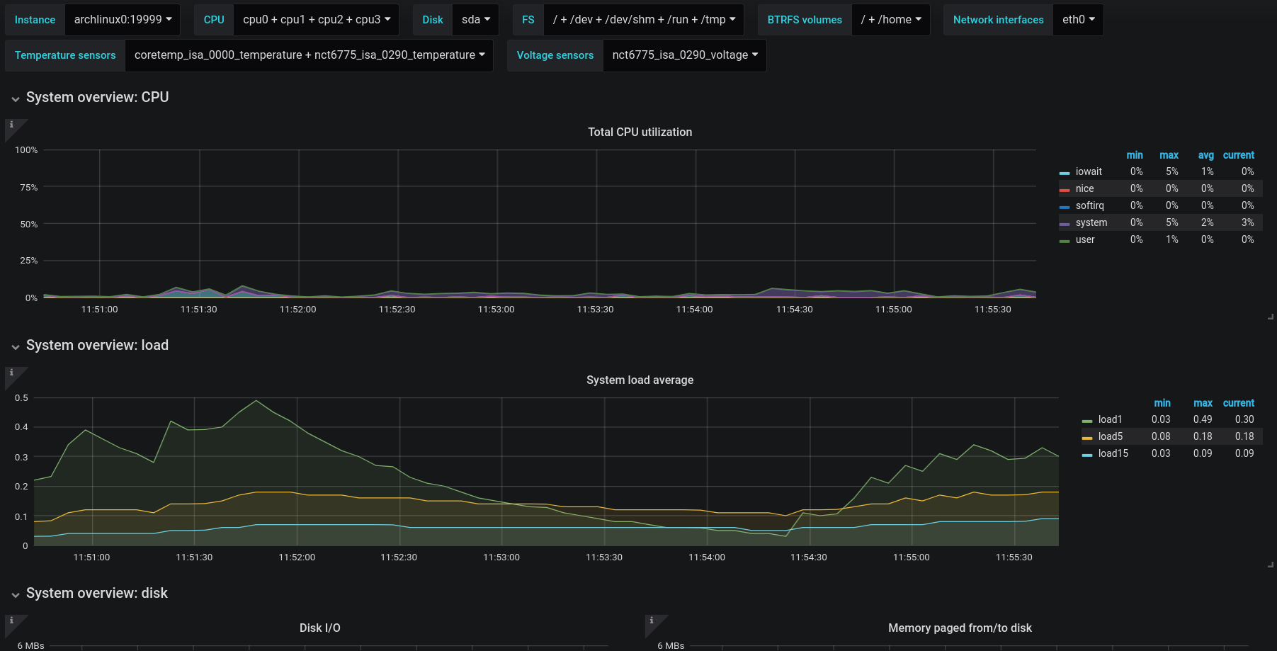
Netdata dashboards for Grafana via Prometheus.
Everything other than the firewall graphs and the Netdata-specific graphs are there.
Some graphs are better made than others based on the available data at the time they were made. The dashboard will be refined over time as it gets used.
Data source config
Collector config:
Upload an updated version of an exported dashboard.json file from Grafana
| Revision | Description | Created | |
|---|---|---|---|
| Download |
