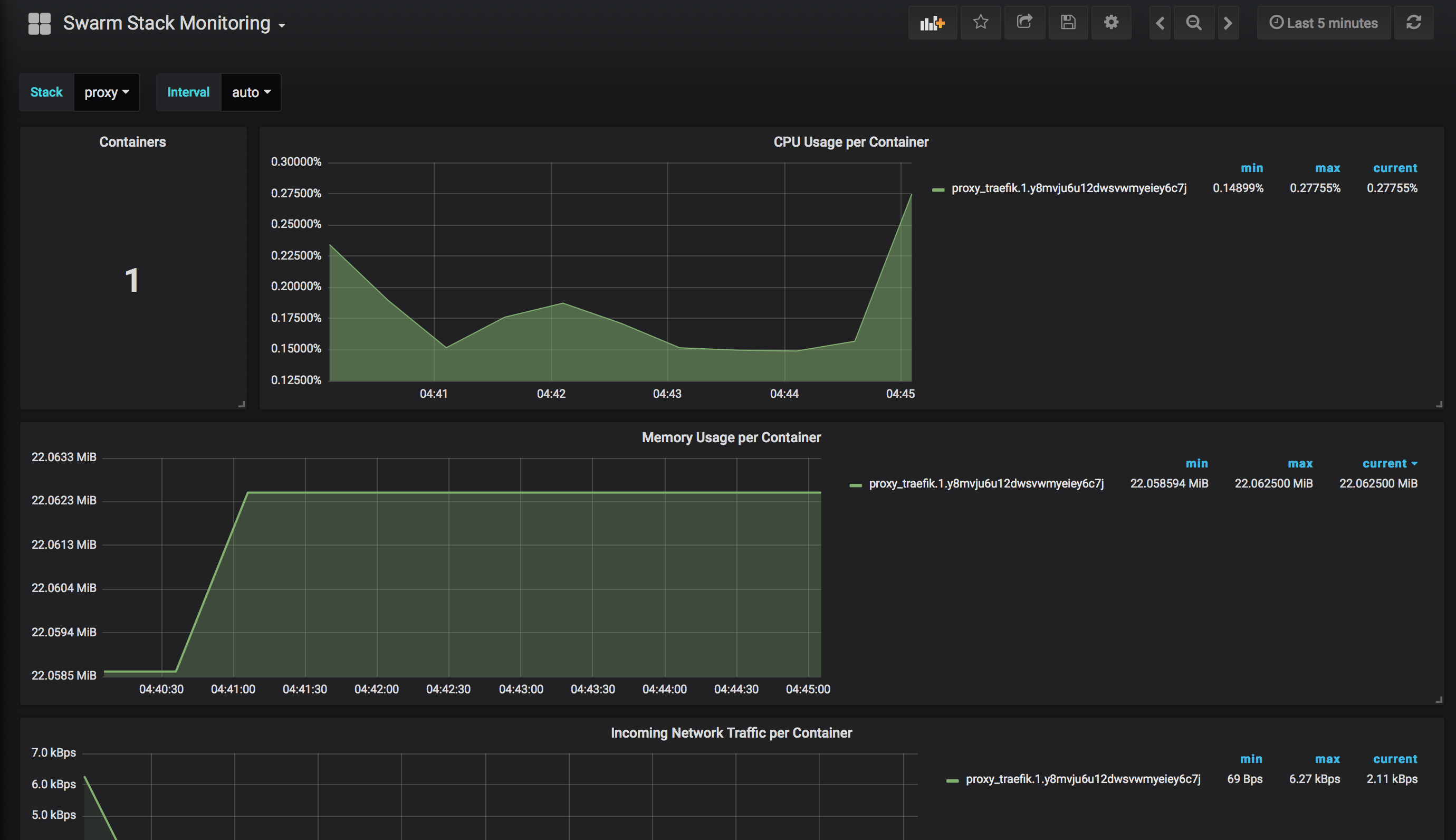
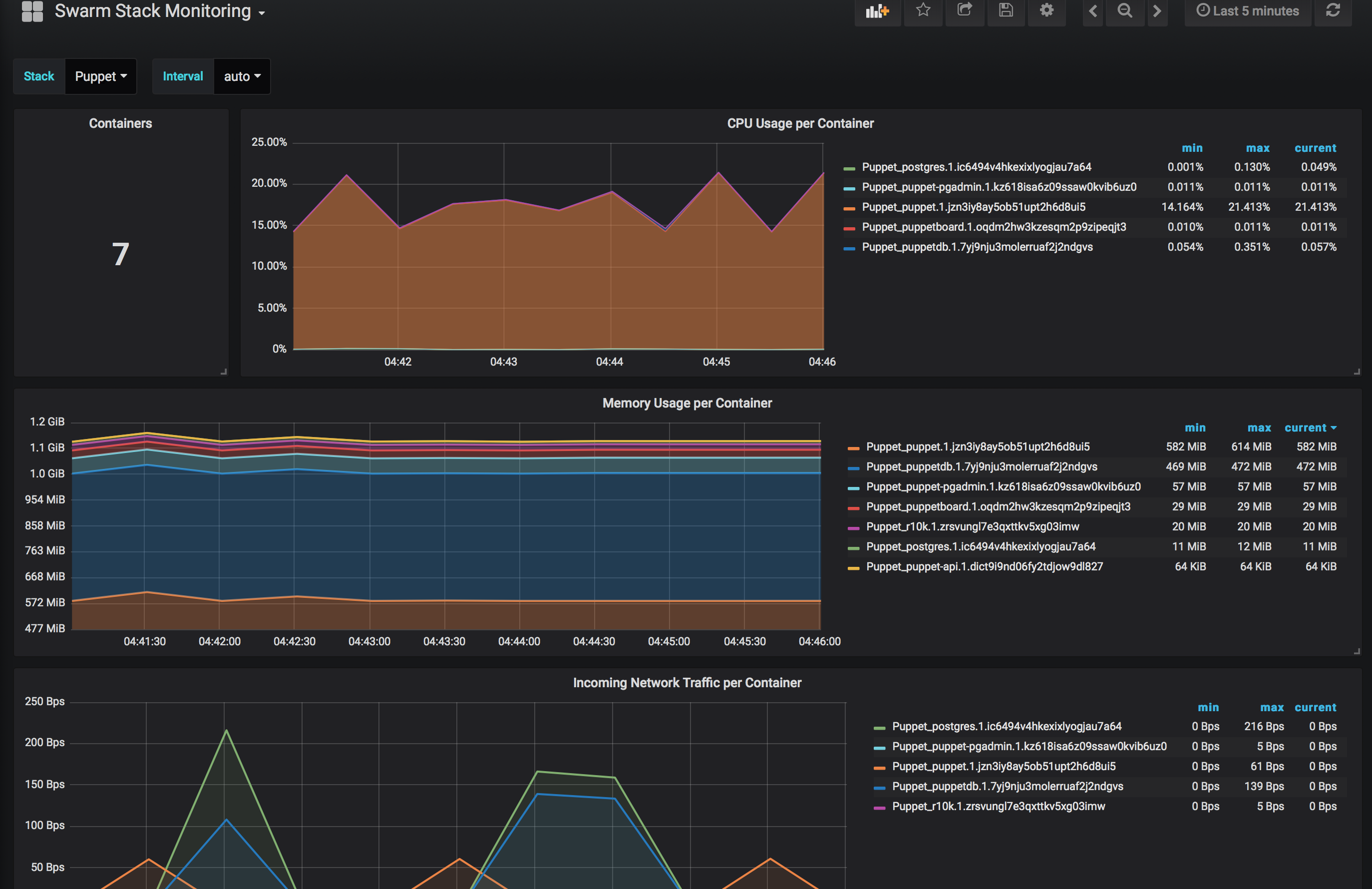
Swarm Stack Monitoring
Simple docker swarm monitoring with relation to individual stacks.
Prometheus collecting data from google/cadvisor.
Data source config
Collector type:
Collector plugins:
Collector config:
Revisions
Upload an updated version of an exported dashboard.json file from Grafana
| Revision | Description | Created | |
|---|---|---|---|
| Download |