Geth Server
Monitor your Ethereum Geth server with Prometheus and Grafana.
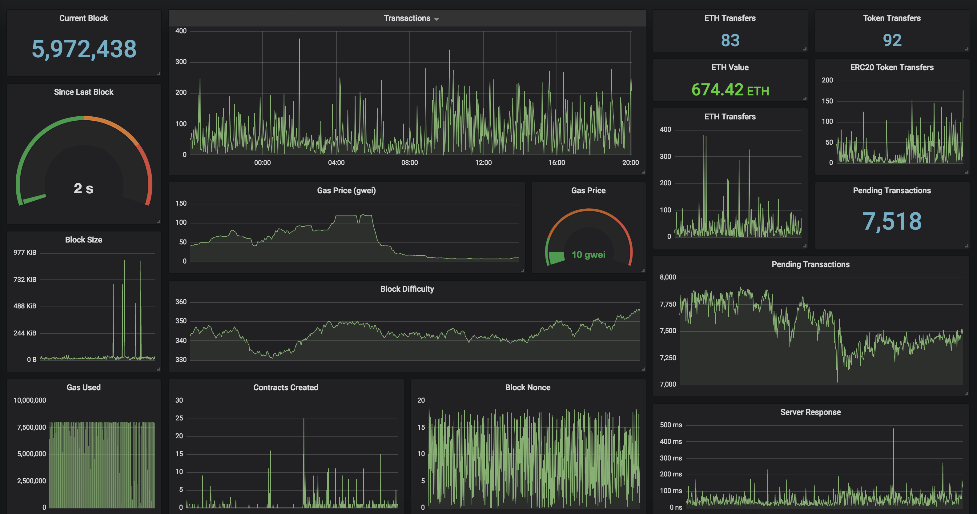
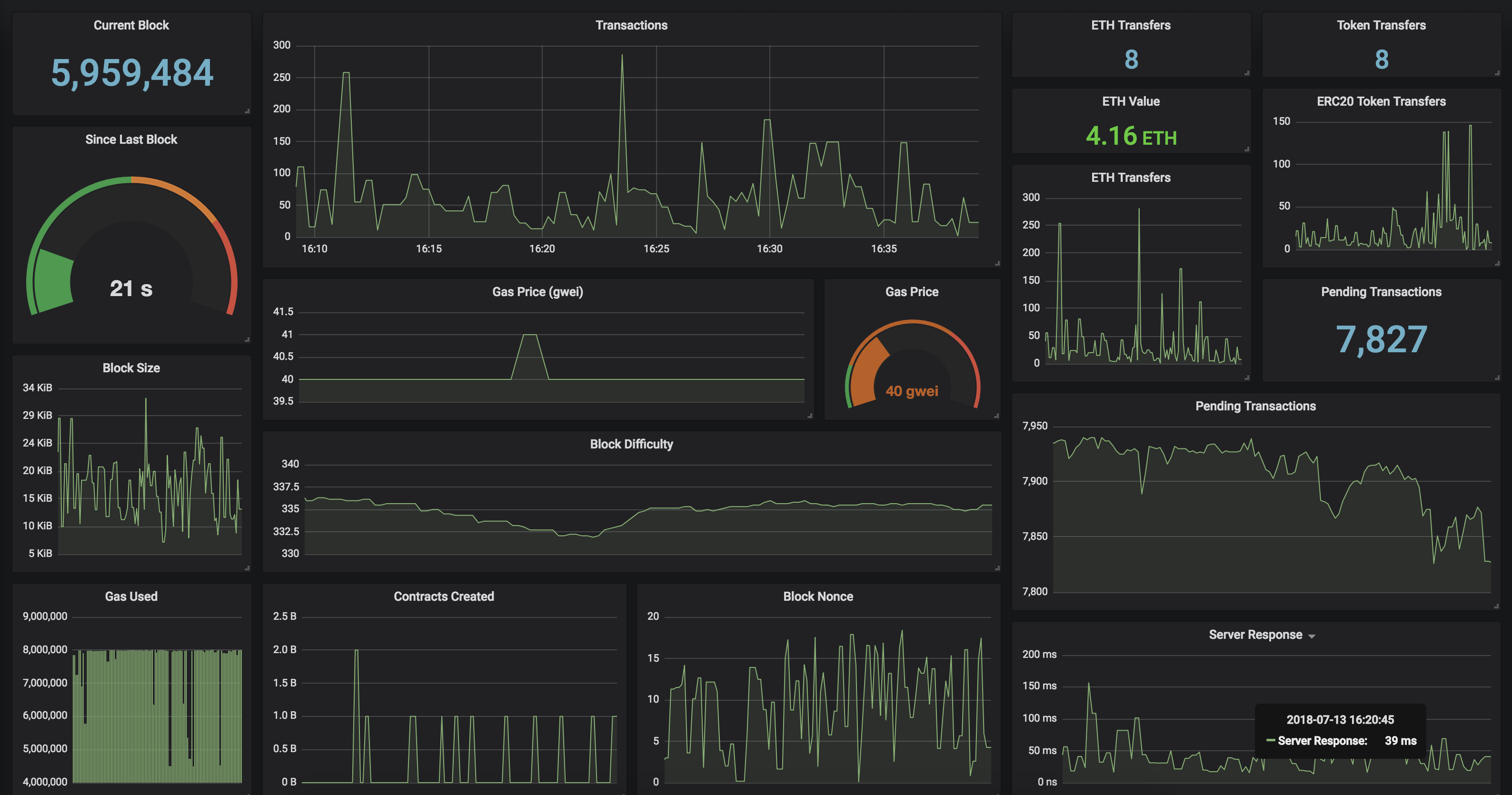
Geth Ethereum Server Dashboard
Monitor your Ethereum server and view detailed information on the current status of the blockchain. This Grafana Dashboard requires you to have a running instance of GethExporter which can be ran in a Docker container.
Features
- Pending Transaction count
- Current and Average Gas Price
- Total amount of ETH transactions
- Total amount of ERC20 Token Transfers
Docker
To get started quickly, run GethExporter in a Docker container.
docker run -it -d -p 9090:9090 \
-e "GETH=http://mygethserverhere.com:8545" \
hunterlong/gethexporter
Data source config
Collector type:
Collector plugins:
Collector config:
Revisions
Upload an updated version of an exported dashboard.json file from Grafana
| Revision | Description | Created | |
|---|---|---|---|
| Download |