Redis Server
A Redis Server Performance Dashboard
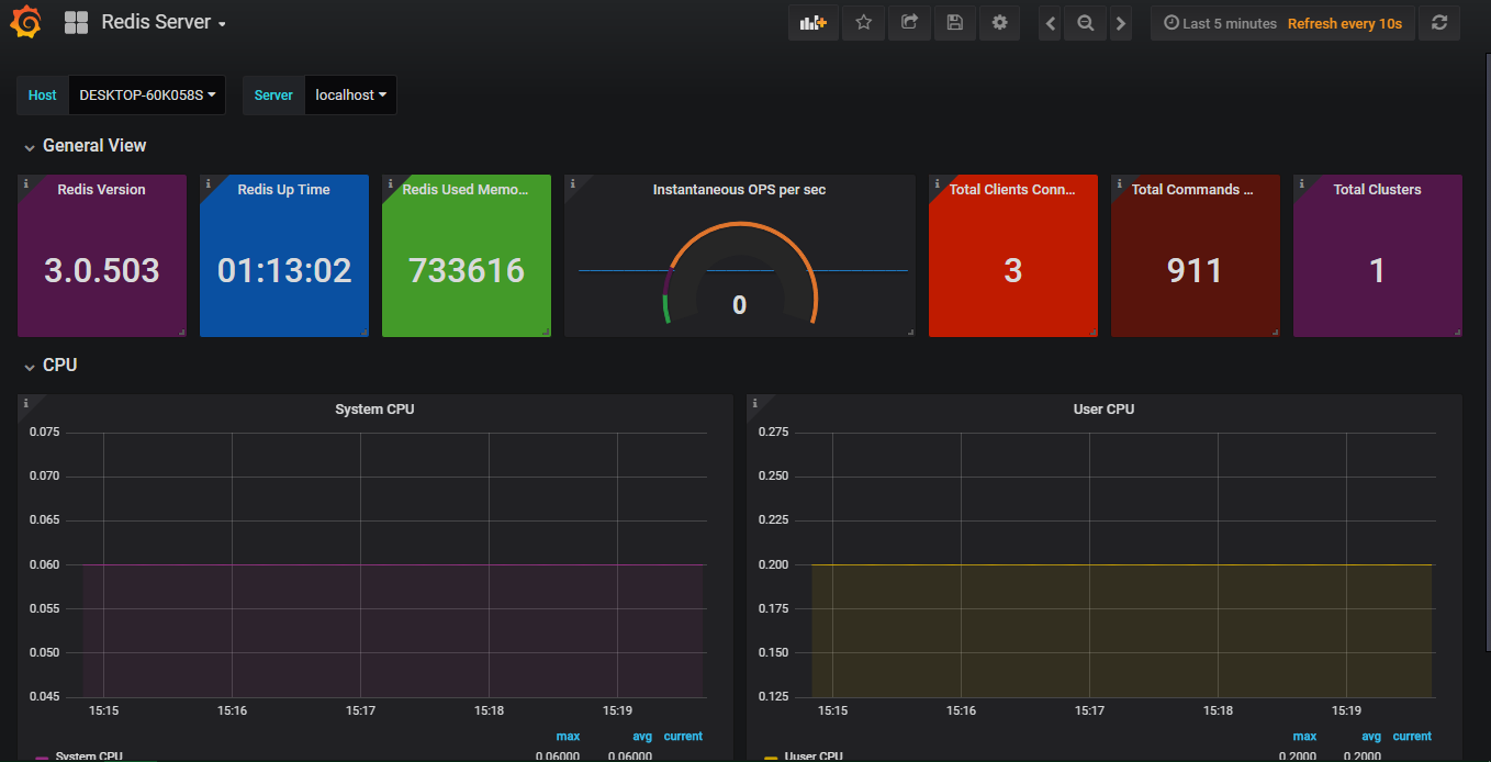
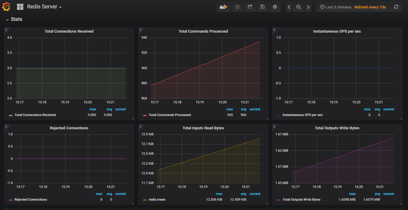
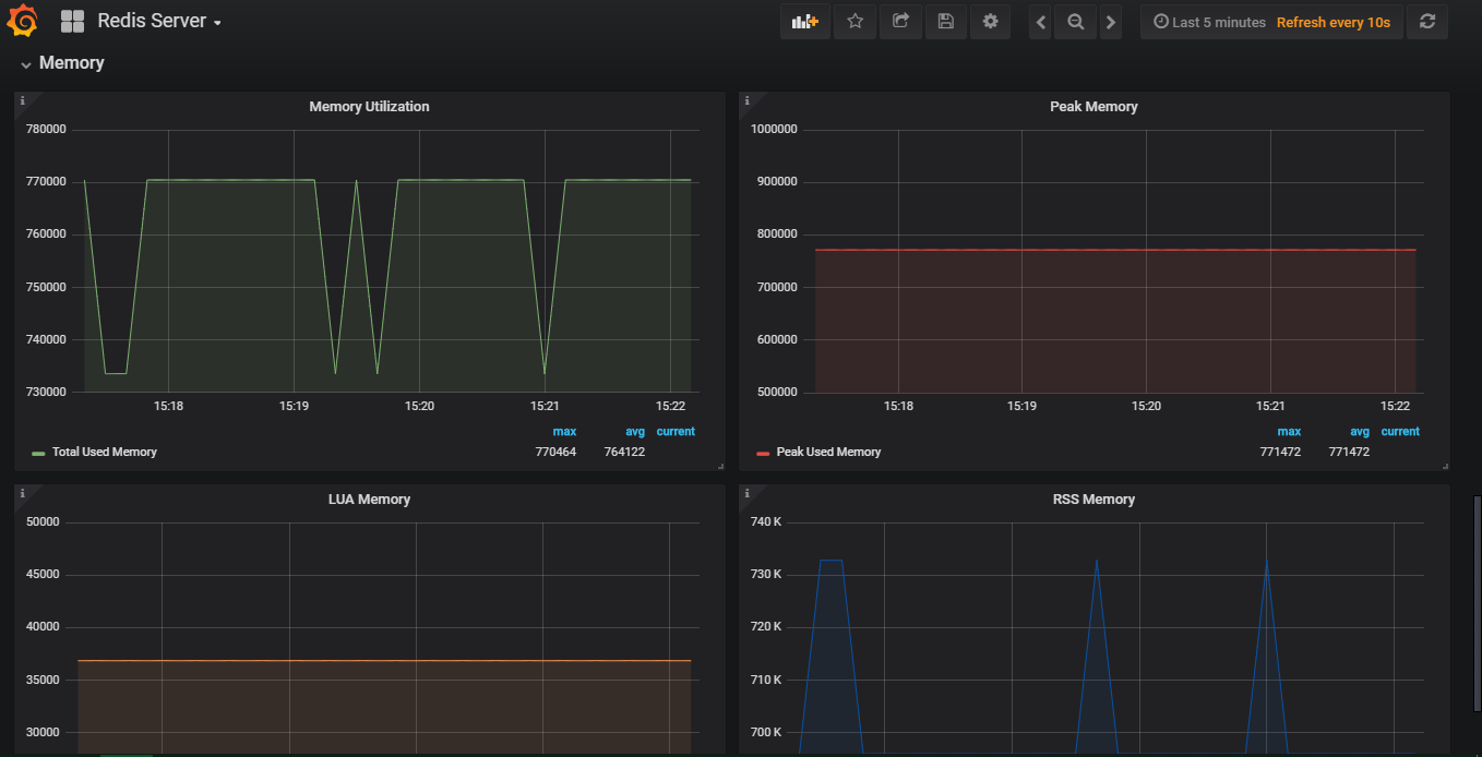
Performance Monitoring for Redis Server with General, CPU, Stats and Memory monitoring.
Requirements - InfluxDB, Telegraf wirh Redis Plugin
Data source config
Collector config:
Upload an updated version of an exported dashboard.json file from Grafana
| Revision | Description | Created | |
|---|---|---|---|
| Download |
Redis
Monitor Redis with Grafana. Easily monitor your Redis deployment with Grafana Cloud's out-of-the-box monitoring solution.
Learn more