vSphere Cluster Metrics
vSphere Cluster Metrics
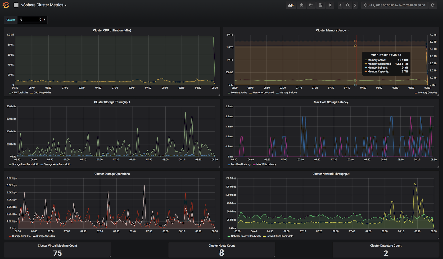
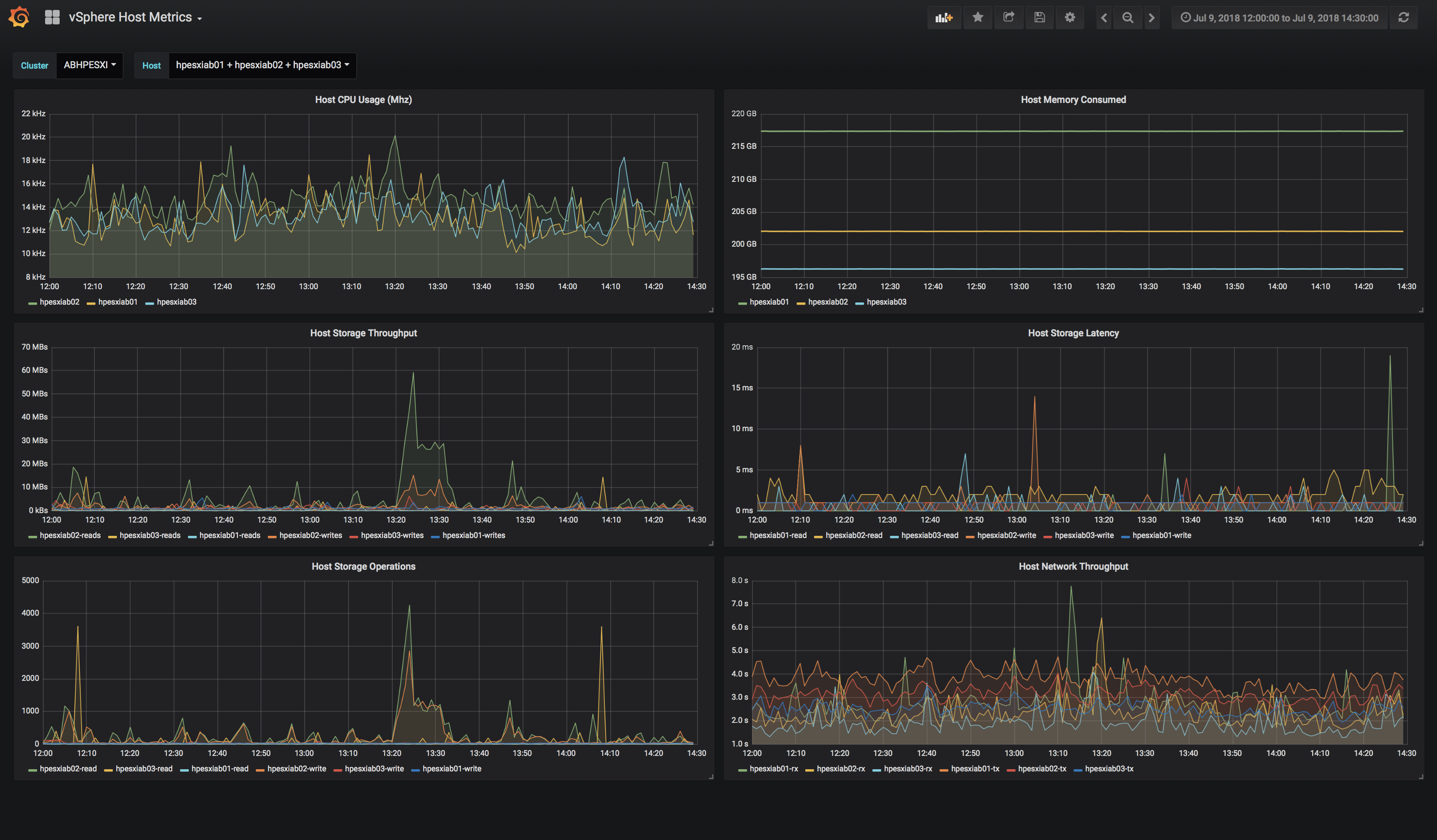
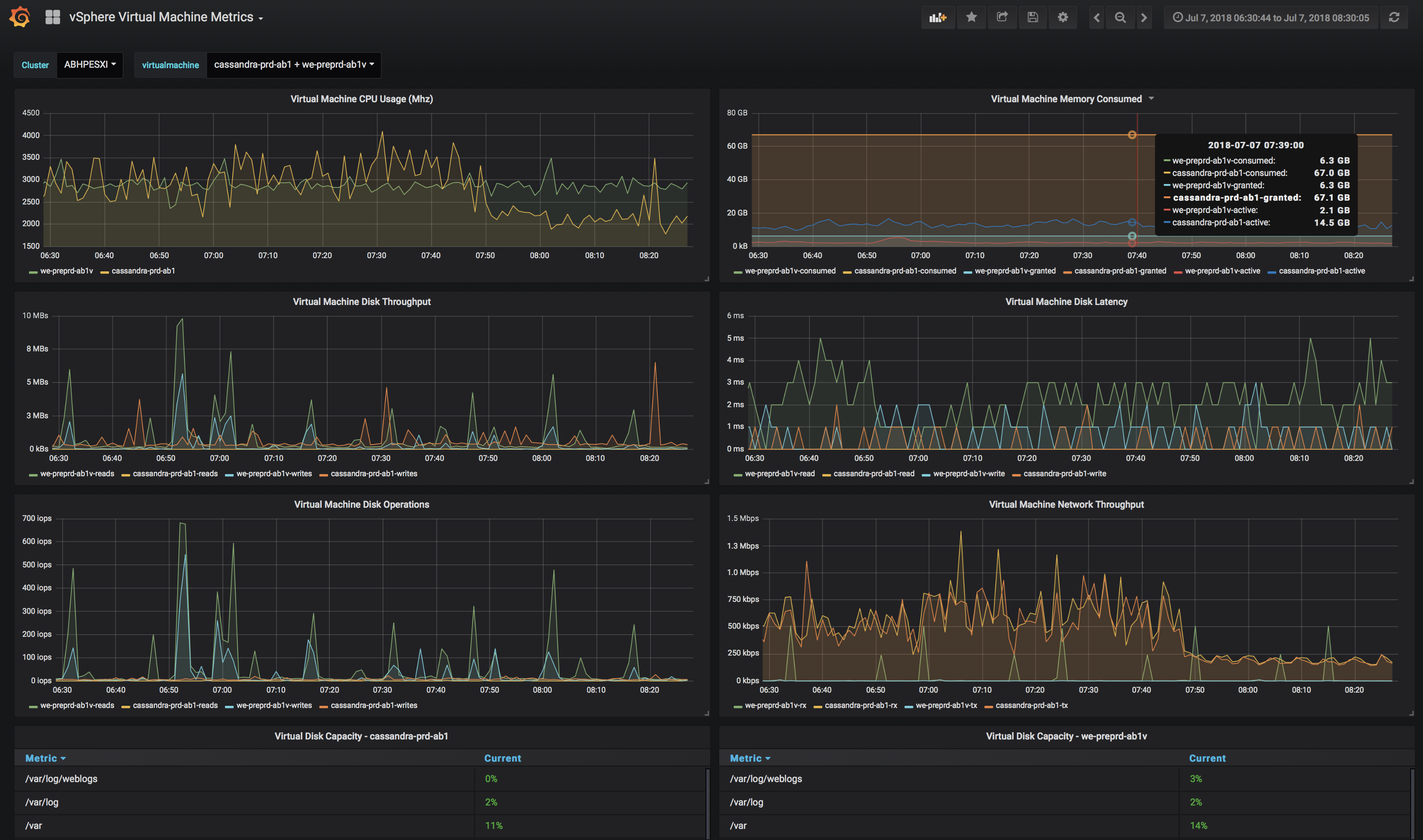
Uses the Go based vsphere-graphite tool to collect realtime metrics from a vSphere API and sink to an ElasticSearch backend.
More information available in: https://github.com/cblomart/vsphere-graphite
Data source config
Collector config:
Upload an updated version of an exported dashboard.json file from Grafana
| Revision | Description | Created | |
|---|---|---|---|
| Download |
VMware vSphere
Easily monitor VMware vSphere, a virtualization platform that helps consolidate IT infrastructure, with Grafana Cloud's out-of-the-box monitoring solution.
Learn more