Beer Garden Plugin Performance
A dashboard for plugins in Beer Garden
Beer Garden Plugin Performance
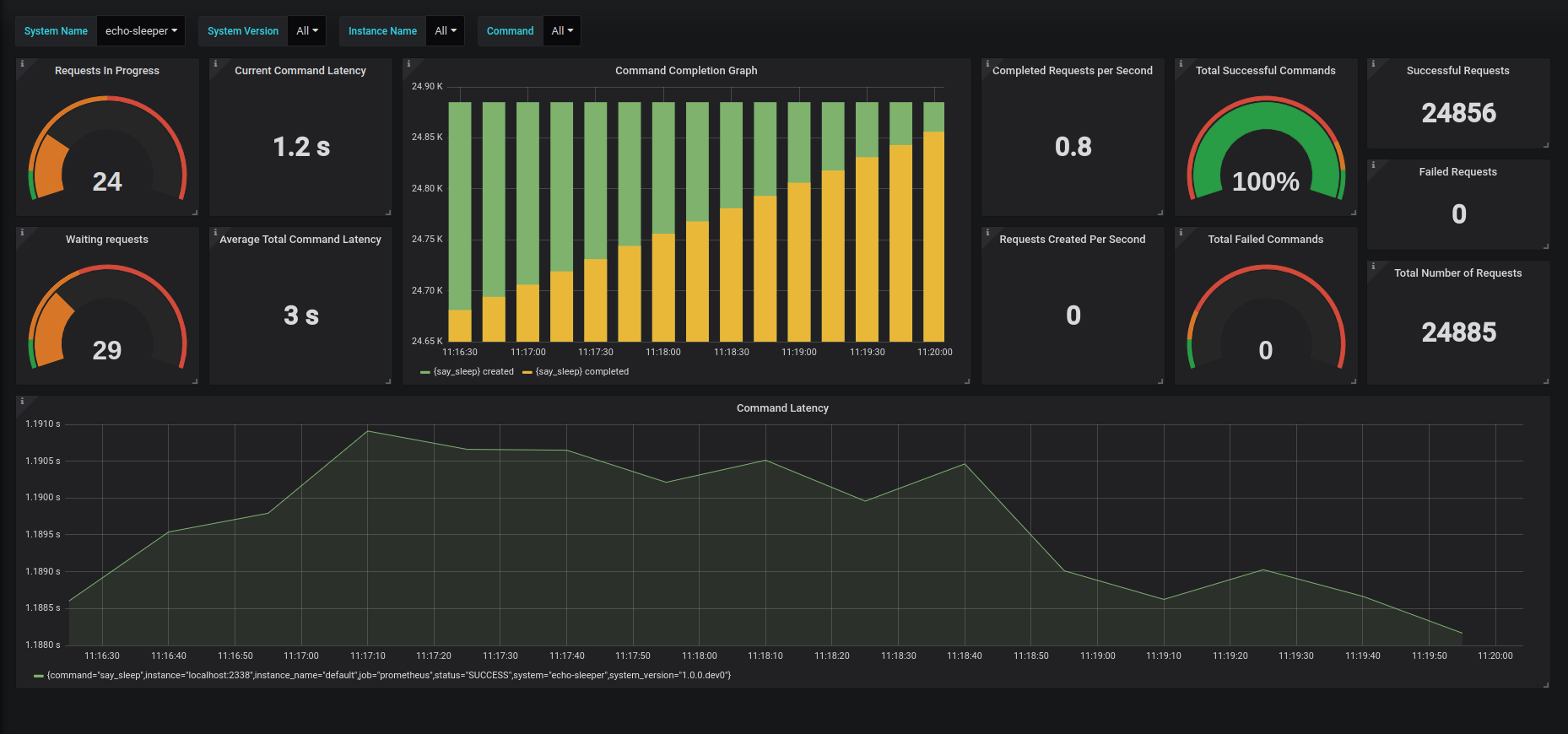
Take your Beer Garden plugins to the next level by introducing monitoring and metrics. With this simple dashboard, you will get a current snapshot of your plugin’s state, as well as latency metrics for how long each of your commands is taking.
Checkout more on https://beer-garden.io
Data source config
Collector config:
Upload an updated version of an exported dashboard.json file from Grafana
| Revision | Description | Created | |
|---|---|---|---|
| Download |
