NodeBB
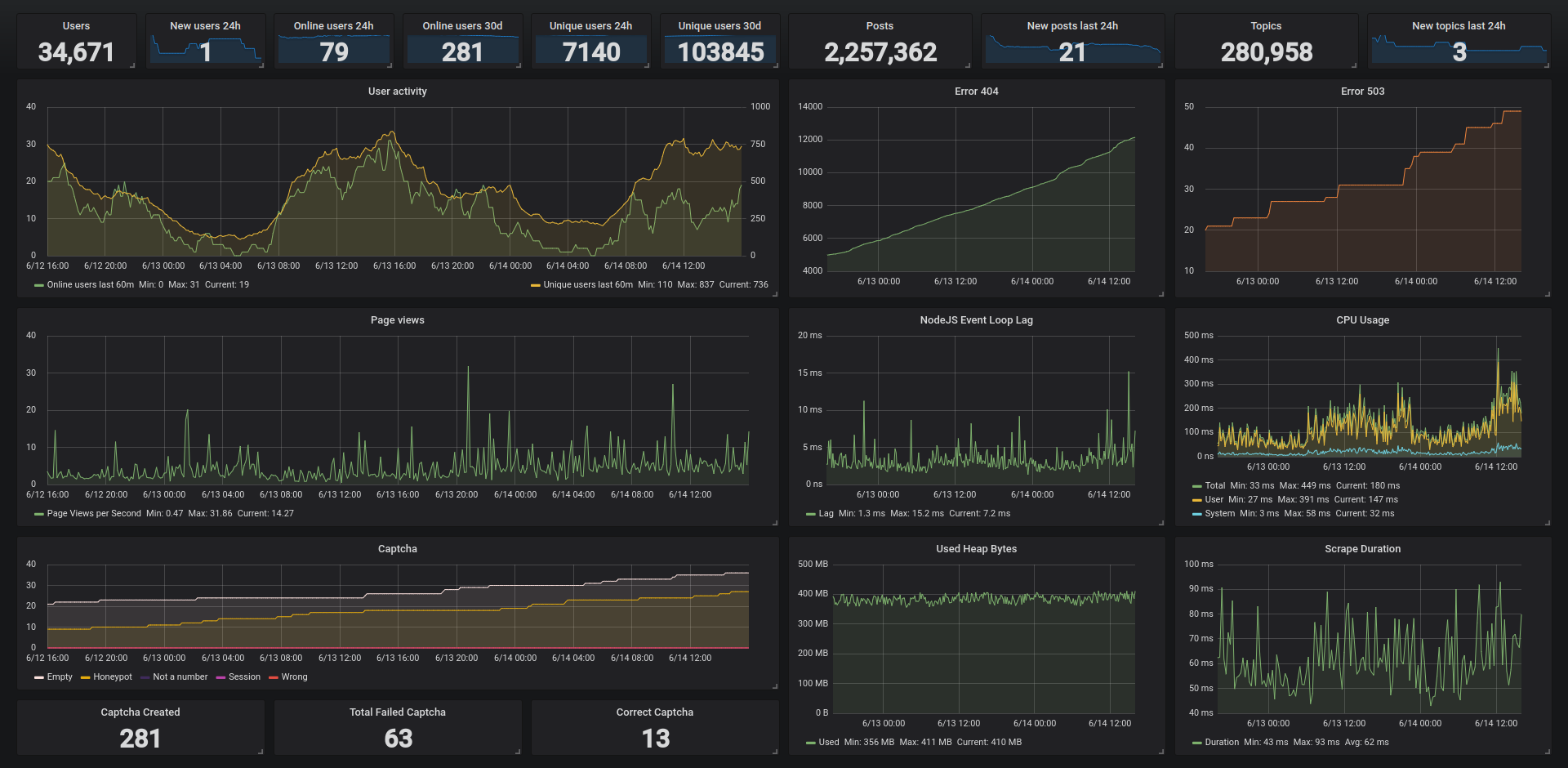
Sample dashboard for monitoring NodeBB via nodebb-plugin-prometheus.
This is a sample dashboard displaying metrics collected via the Prometheus plugin for NodeBB. It also includes metrics from the math captcha plugin for NodeBB as an example how a different plugin can provide metrics to the Prometheus plugin.
You can contact me in the NodeBB community thread for the Prometheus plugin or open an issue in the repository.
The logo is owned by NodeBB: https://github.com/NodeBB/NodeBB
Data source config
Collector config:
Upload an updated version of an exported dashboard.json file from Grafana
| Revision | Description | Created | |
|---|---|---|---|
| Download |
