RabbitMQ-PerfTest
PerfTest is a RabbitMQ performance testing tool. Verified to work with PerfTest v2.2.0 - v2.9.0.
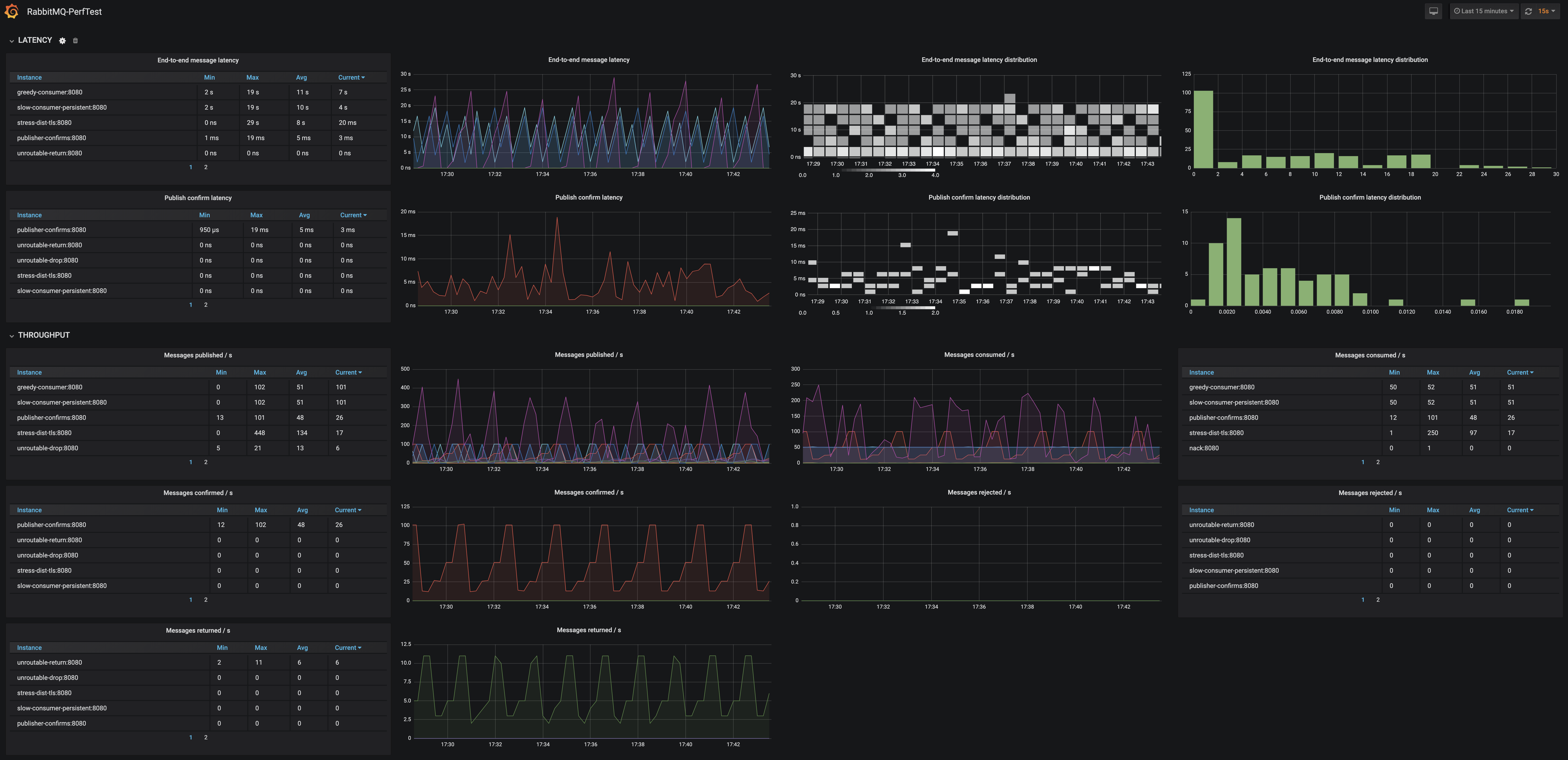
Visualise the following metrics from all PerfTest instances:
- end-to-end message latency
- publish confirm latency
- messages published / s
- messages confirmed / s
- messages returned / s
- messages consumed / s
- messages rejected / s
To get it working locally with RabbitMQ in 3 simple steps, follow this Quick Start guide
Data source config
Collector config:
Upload an updated version of an exported dashboard.json file from Grafana
| Revision | Description | Created | |
|---|---|---|---|
| Download |
RabbitMQ
Easily monitor RabbitMQ, the most widely deployed open source message broker, with Grafana Cloud's out-of-the-box monitoring solution.
Learn more