Memcached Metrics - Single

Memcached metrics from a single Telegraf instance

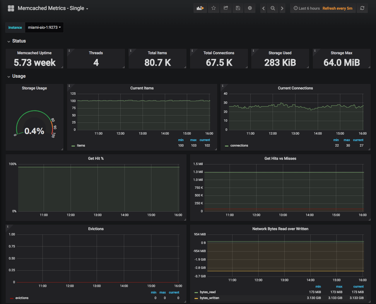
Memcached Metrics - Single screenshot 1

Display memcached metrics for a single Telegraf instance, selectable via drop-down. Metrics are grouped into collapsible rows.

Revisions
RevisionDescriptionCreated
Memcached

Memcached

by Grafana Labs
Grafana Labs solution

Easily monitor Memcached, the distributed, in-memory key-value store, with Grafana Cloud's out-of-the-box monitoring solution.

Learn more

Get this dashboard

Import the dashboard template

or

Download JSON

Datasource
Dependencies