RabbitMQ Metrics - Single
RabbitMQ metrics from a single Telegraf instance
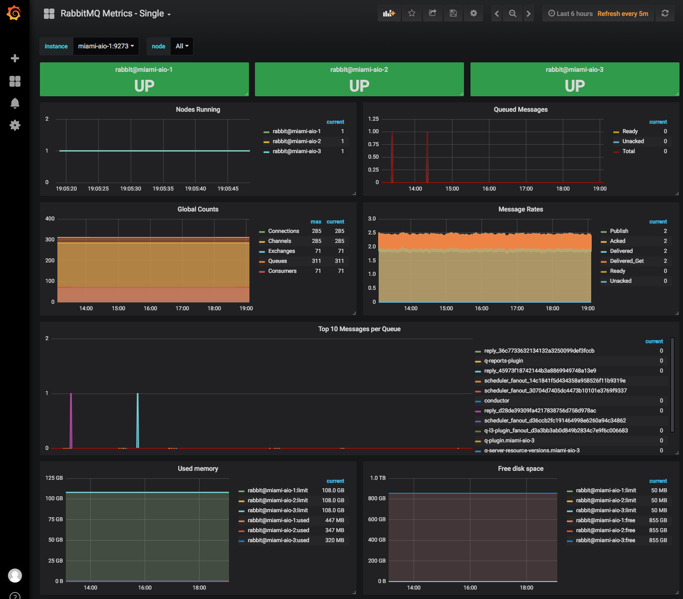
Display RabbitMQ metrics for a single Telegraf instance, selectable via drop-down. Provides option to filter based on RabbitMQ node.
Data source config
Collector config:
Upload an updated version of an exported dashboard.json file from Grafana
| Revision | Description | Created | |
|---|---|---|---|
| Download |
RabbitMQ
Easily monitor RabbitMQ, the most widely deployed open source message broker, with Grafana Cloud's out-of-the-box monitoring solution.
Learn more