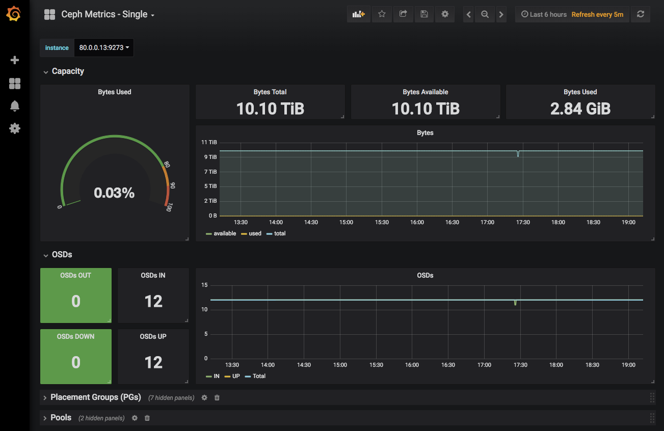
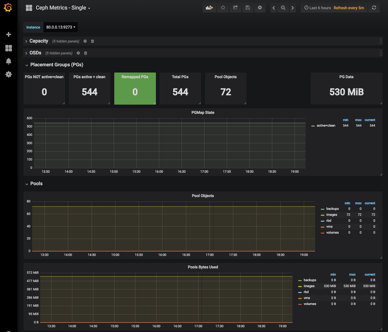
Ceph Metrics - Single
Ceph metrics from a single Telegraf instance
Display Ceph metrics for a single Telegraf instance, selectable via drop-down. Metrics are grouped into collapsible rows.
Data source config
Collector config:
Upload an updated version of an exported dashboard.json file from Grafana
| Revision | Description | Created | |
|---|---|---|---|
| Download |
Ceph
Monitor Ceph with Grafana. Easily keep tabs on your cluster with Grafana Cloud's out-of-the-box monitoring solution.
Learn more