HAProxy Metrics - Single
HAProxy metrics and statistics
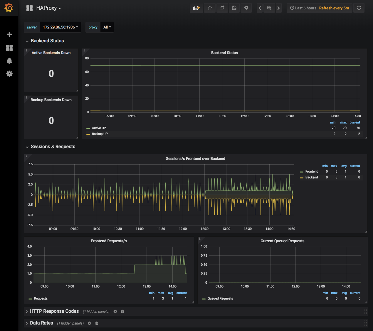
Display HAProxy metrics for a single Telegraf instance, selectable via drop-down. Metrics are grouped into collapsible rows. Provides option to filter or multi-select proxy.
Data source config
Collector config:
Upload an updated version of an exported dashboard.json file from Grafana
| Revision | Description | Created | |
|---|---|---|---|
| Download |
HAProxy
Easily monitor HAProxy, a free, fast, and reliable reverse-proxy, with Grafana Cloud's out-of-the-box monitoring solution.
Learn more